월마트 공동 창립자 샘 월튼은 이렇게 말했습니다. "단 한 명의 보스만이 존재합니다. 바로 고객입니다."
솔직히 말해서, 그것이 바로 모든 비즈니스의 핵심입니다: 장기적인 고객 관계 구축.
하지만 고객에게 훌륭한 서비스를 제공하는 일은 예전처럼 간단하지 않습니다. 실제로 서비스 담당자의 86%와 모바일 근무자의 74%가 고객의 기대치가 계속 상승하고 있다고 답했습니다 📈.
고객이 맞춤형 여정을 어떻게 이동하는지 세심히 관찰하는 것이 앞서 나가는 한 가지 방법입니다.
맞춤형 고객의 행동, 질문, 습관을 이해하면 그들을 더 잘 파악하고 문제가 발생하기 전에 해결할 기회를 얻습니다. 바로 이런 세심한 서비스가 고객의 기억에 남는 법입니다.
이 글에서는 고객 상호작용을 추적하고, 고객 만족도를 높이며, 고객과의 지속적인 관계를 구축하는 데 도움이 되는 최고의 고객 서비스 소프트웨어 몇 가지를 살펴보겠습니다.
최고의 고객 모니터링 소프트웨어 한눈에 보기
적합한 솔루션을 선택하는 데 도움이 되는 주요 고객 모니터링 솔루션 간 간략한 비교는 다음과 같습니다:
| tool | 가장 적합한 대상 | 키 기능 | 가격 |
| ClickUp | 워크플로우 라우팅 및 팀 협업 | AI 기반 대시보드, CRM 템플릿, 양식 및 자동화, 고객 알림 | Free Forever 플랜. 유료 플랜 이용 가능. |
| Hotjar | 고객 행동 및 피드백 추적 | 히트맵, 세션 재생, 실시간 피드백, 설문조사, 퍼널 분석 | 유료 플랜은 사용자당 월 49달러부터 시작됩니다. |
| Fullstory | 행동 데이터 및 세션 인사이트 | 자동 세션 재생, 경로 및 퍼널 분석, AI 요약, 사용자 세분화, 인앱 협업 | 맞춤형 가격 책정 |
| 믹스패널 | 제품 분석 및 고객 동향 | 실시간 사용 추적, 유지율 코호트, 셀프 서비스 대시보드, 재생 링크, 데이터 웨어하우스 통합 | 맞춤형 가격 책정 |
| Crazy Egg | 웹사이트 행동 시각적 추적 | 히트맵 및 스크롤맵, 세션 녹화, A/B 테스트, 트래픽 세분화, 간편한 태그 관리자 설정 | 유료 플랜은 사용자당 월 $29부터 시작합니다. |
| ChurnZero | 맞춤형 성공 팀 및 유지율 | 건강 점수 평가, 자동화된 플레이북, 내장형 설문조사, 실시간 알림, 심층적인 CRM 통합 | 맞춤형 가격 책정 |
| Userpilot | 앱 사용자 참여 및 온보딩 | 상황별 워크스루, 제품 분석, 세션 재생, 앱 설문조사 및 NPS, 데이터 동기화 통합 | 유료 플랜은 사용자당 월 $299부터 시작합니다. |
| Intercom | AI 기반 지원 및 사전 대응 메시징 | Fin AI 에이전트, 실시간 채팅 및 받은 편지함, 코드 없는 워크플로우, 목표 메시지, 상세 보고 | 유료 플랜은 사용자당 월 39달러부터 시작됩니다 |
| Sprinklr | 통합된 CX 관리가 필요한 대기업 | 옴니채널 서비스 및 소셜, /AI 품질 모니터링, 소셜 리스닝, 워크플로우 자동화, 30개 이상의 채널 지원 | 맞춤형 가격 책정 |
| Zendesk | 자동화를 통한 옴니채널 고객 서비스 | 다중 채널 티켓팅, AI 에이전트, 맞춤형 워크플로우, 분석 기능, 1,000개 이상의 연동 솔루션 | 유료 플랜은 사용자당 월 $25부터 시작합니다 |
| HubSpot | CMS 및 분석 기능을 갖춘 올인원 CRM | CMS 호스팅, 맞춤형 대시보드, 챗봇 및 실시간 채팅, 마케팅 자동화, AI 콘텐츠 tools | 유료 플랜은 사용자당 월 $45부터 시작합니다. |
| Richpanel | 지원 비용 절감을 목표로 하는 이커머스 브랜드 | AI 셀프 서비스, 통합 받은 편지함, 워크플로우 자동화, 수익 영향 보고, 브랜드화된 헬프 센터 | 유료 플랜은 사용자당 월 $69부터 시작합니다 |
| Pipedrive | 모든 거래를 추적하는 영업 팀 | 시각적 파이프라인, 자동화된 후속 조치, 예측, 500개 이상의 앱 연동, 선택적 리드 및 문서 애드온 | 유료 플랜은 사용자당 월 $19부터 시작합니다 |
| Churn360 | 유지율 인사이트에 집중하는 SaaS 팀 | 실시간 상태 점수, 행동 기반 세분화, 맞춤형 대시보드, 설문조사, CRM 데이터 동기화 | 맞춤형 가격 책정 |
ClickUp의 소프트웨어 평가 방식
저희 편집팀 팀은 투명하고 연구 기반이며 공급업체 중립적인 프로세스를 따르므로, 추천이 실제 제품 값을 바탕으로 함을 신뢰하실 수 있습니다.
ClickUp에서 소프트웨어를 검토하는 방법에 대한 상세한 설명입니다.
고객 모니터링 소프트웨어에서 무엇을 찾아야 할까요?
/AI, 빅데이터, 고객 관계 관리(CRM) 시스템 같은 tools를 활용하면 고객의 행동과 선호도에 대한 통찰력을 그 어느 때보다 쉽게 얻을 수 있습니다.
하지만 올바른 CRM 메트릭을 추적하고 고객 데이터로부터 실행 가능한 인사이트를 도출하는 것은 무엇을 개선하고자 하는지 파악하는 것과 깊이 연결되어 있습니다.
디지털리스트 hub의 에디터이자 벤처 파트너인 JD 리코가 말했듯이, "고객을 더 잘 알면 더 나은 서비스를 제공할 수 있습니다." 고객이 무엇을 즐기고(또한 무엇을 즐기지 않는지) 이해하면 동일한 이메일 마케팅 발송이나 전화를 모든 사람에게 보내는 것을 피할 수 있습니다.
이상적인 고객 모니터링 tool은 다음과 같은 기능을 수행해야 합니다:
✅ 리드 관리, 연락처 기록, 고객 상호작용을 추적하고, 커뮤니케이션 이력을 한 곳에서 보기를 제공합니다.
✅ 맞춤형 고객 추적 소프트웨어와 CRM을 활용하여 영업 팀 파이프라인 관리를 모니터링하고, 리드와 거래를 추적하며, 영업 프로세스의 명확한 보기를 확보하세요.
✅ 지원 티켓 처리, 자동화 응답 설정, 고객 커뮤니케이션 관리
✅ 고객 행동 및 참여도에 대한 간편한 보고 기능을 통해 고객 정보를 중앙에서 수집하세요
✅ 실시간 보고에 접근하고 CRM tool, 마케팅 자동화 또는 워크플로우 tools와 원활하게 통합하세요
최고의 고객 모니터링 소프트웨어
현재 시장에서 이용 가능한 최고의 고객 모니터링 소프트웨어 13가지를 소개합니다. 각 솔루션의 장단점을 살펴보고 팀이 이를 채택할 적합한지 확인해 보세요.
Hotjar (고객 행동 및 피드백 추적에 최적)

방문자가 웹사이트를 떠나는 이유를 추측하는 것은 누구도 원하지 않습니다. 게다가 소비자의 73%가 단 몇 번의 불쾌한 경험만으로도 경쟁사로 전환할 준비가 되어 있기 때문에, 그 이유를 파악할 시간이 많지 않습니다. 바로 여기에 Hotjar가 도움이 됩니다.
이 tool을 사용하면 사람들이 사이트를 어떻게 이동하는지, 어디를 클릭하는지, 어디에서 망설이는지, 그리고 어디에서 이탈하는지 등에 대한 명확한 보기를 얻을 수 있습니다.
핫자르는 히트맵, 세션 녹화, 실시간 피드백 tools를 통해 팀이 문제를 조기에 발견하고 고객이 페이지를 새로고침하거나 이탈하기 전에 해결할 수 있도록 지원합니다.
Hotjar 주요 기능
- 팀이 히트맵과 사용자 기록을 통해 실시간 고객 상호작용을 관찰할 수 있도록 지원합니다.
- 고객 경험을 방해하지 않으면서 설문조사 및 피드백 버튼을 통해 직접적인 피드백을 수집하세요.
- 퍼널 분석과 행동 추적을 통해 영업 팀 파이프라인의 이탈 지점을 파악하세요
- AI 기반 설문조사 제안 및 인사이트를 제공자로부터 제공받아 마케팅 캠페인을 개선하세요
- HubSpot, Slack, Zendesk와 같은 tools와 통합하여 워크플로우 자동화를 간소화하세요.
Hotjar의 한도
- 설치 과정은 비개발자에게 까다로울 수 있습니다
- 일부 사용자는 고객 지원 응답이 느리다고 보고합니다.
- 추적 스크립트는 웹사이트 로딩 속도에 영향을 미칠 수 있습니다
Hotjar 가격 정책
- Free: Free Forever
- Growth: 사용자당 월 49달러
- 비즈니스: 맞춤형 가격 책정
- 규모: 맞춤형 가격 책정
Hotjar 평가 및 리뷰
- G2: 4.3/5 (310개 이상의 리뷰)
- Capterra: 4.6/5 (530개 이상의 리뷰)
사용자들이 Hotjar에 대해 말하는 것
이 G2 리뷰에서 강조된 내용은 다음과 같습니다:
Hotjar는 웹사이트 사용자 경험을 추적하는 최고의 tool입니다. Hotjar에서 가장 마음에 드는 점은 실제 사용자의 세션 비디오를 볼 수 있다는 것입니다.
Hotjar는 웹사이트 사용자 경험을 추적하는 최고의 tool입니다. Hotjar에서 가장 마음에 드는 점은 실제 사용자의 세션 비디오를 관찰할 수 있다는 것입니다.
📖 추천 자료: 고객 유지 관리 소프트웨어 tools
2. Fullstory (행동 데이터 및 세션 인사이트에 최적)

때로는 사용자가 사이트에서 완료하는 행동이 어떤 설문조사보다 더 큰 의미를 전달합니다. Fullstory는 사람들이 어떻게 이동하고, 클릭하고, 스크롤하며, 막히는지를 정확히 기록함으로써 이러한 말로 표현되지 않는 순간들을 포착하도록 도와줍니다.
실시간 행동 데이터, 세션 재생 기능, AI 기반 인사이트를 제공하는 이 클라이언트 관리 추적 소프트웨어는 팀에게 고객 여정에 대한 명확한 이해를 제공합니다.
마찰 지점을 발견하는 것부터 고객이 계속 찾아오는 이유를 이해하는 것까지, Fullstory는 제품, 디자인, 지원팀이 자신 있게 일할 수 있도록 지원합니다. 또한 모든 상호작용을 자동으로 캡처하므로 사전에 모든 항목에 태그를 지정하지 않아도 사용자 세션을 깊이 있게 분석할 수 있습니다.
Fullstory 주요 기능
- 고급 세션 재생 기능으로 모든 사용자 상호작용을 자동으로 캡처하세요
- 여정 지도와 퍼널을 분석하여 고객의 전체 여정을 파악하세요
- /AI 기반 요약 기능을 활용하여 고객 행동에 대한 신속한 인사이트를 얻으세요
- 사용자를 행동, 기기 또는 불만 신호별로 세분화하여 집중 분석하세요
- 노트, 하이라이트, 직접 공유 기능을 통해 팀 간 협업하세요.
Fullstory의 한도점
- 소규모 비즈니스에게는 가격이 비쌀 수 있습니다
- 분노 클릭과 같은 일부 행동 신호는 정확도가 부족할 수 있습니다
- 대규모 데이터셋 처리 시 가끔 발생하는 느린 데이터 로딩 시간
Fullstory 가격 정책
- 맞춤형 가격 책정
Fullstory 평가 및 리뷰
- G2: 4.5/5 (800개 이상의 리뷰)
- Capterra: 4.6/5 (60개 이상의 리뷰)
사용자들이 Fullstory에 대해 말하는 것
이 Capterra 리뷰에서 공유한 내용:
특정 시장 세분화 행동을 파악하는 데 큰 도움이 되어, 우리 시장이 무엇이 부족한지 결정하는 데 기여했습니다. 사용자 행동을 이해하고 그들의 요구에 적응하며 경험을 훨씬 개선하는 방법을 배우기에 좋은 tool입니다. *
특정 시장 세분화 행동을 파악하는 데 큰 도움이 되어, 우리 시장이 무엇이 부족한지 결정하는 데 기여했습니다. 사용자 행동을 이해하고 그들의 요구에 적응하며 경험을 훨씬 개선하는 방법을 배우기에 좋은 tool입니다. *
👀 재미있는 사실: "고객 여정 지도" 개념은 사실 1990년대 서비스 디자인에서 비롯되었으며, 영업 팀이나 마케팅 팀이 아닙니다. 항공사와 호텔 팀에서 체크인 및 탑승 경험을 개선하기 위해 처음 사용되었습니다.
3. Mixpanel (제품 분석 및 고객 트렌드 파악에 최적)

고객이 제품에 대해 말하는 내용을 듣는 것과 그들이 실제로 제품을 어떻게 사용하는지 보는 것은 별개의 문제입니다. 믹스패널은 바로 그 차이를 파악하도록 도와줍니다.
Mixpanel은 고객 데이터, 제품 분석, 세션 재생 기능을 통합하여 팀이 보고서를 기다리지 않고도 더 현명한 결정을 내릴 수 있도록 지원합니다. 이를 통해 고객이 제품을 어떻게 사용하는지, 어떤 기능을 선호하는지, 어디서 이탈하는지, 그리고 시간이 지남에 따라 그들의 행동이 어떻게 변화하는지 보여줍니다.
Mixpanel 주요 기능
- 고객 행동, 제품 사용 현황 및 트렌드를 실시간으로 추적하세요
- 코호트 보고서와 행동 추적을 통해 유지율을 분석하세요
- 전체 팀을 위한 셀프 서비스 대시보드로 인사이트를 손쉽게 공유하세요
- 세션 재생과 제품 분석을 연결하여 고객 여정의 전체적인 보기를 확보하세요
- 데이터 웨어하우스, CRM 소프트웨어 및 마케팅 자동화 tools와 통합하세요.
믹스패널의 한도
- 이벤트 발생량이 많을 경우 비용이 증가할 수 있습니다
- 신규 사용자에게는 학습 시간이 필요할 수 있습니다
- 일부 고급 기능은 데이터 팀의 지원이 필요합니다
믹스패널 가격 정책
- Free Forever
- Growth: 무료
- 기업: 맞춤형 가격
믹스패널 평가 및 리뷰
- G2: 4.6/5 (1,160개 이상의 리뷰)
- Capterra: 4.5/5 (140개 이상의 리뷰)
사용자들이 말하는 Mixpanel
이 G2 리뷰에서는 다음과 같이 노트를 했습니다:
Mixpanel은 강력한 분석 기능을 제공하여 비즈니스가 사용자 행동을 깊이 이해하고 데이터 기반 의사 결정을 내릴 수 있도록 합니다. 특히 다양한 디지털 플랫폼에서 사용자 상호작용을 실시간으로 추적하고 분석하는 능력은 매우 인상적입니다.
Mixpanel은 강력한 분석 기능을 제공하여 비즈니스가 사용자 행동을 깊이 이해하고 데이터 기반 의사 결정을 내릴 수 있도록 합니다. 특히 다양한 디지털 플랫폼에서 사용자 상호작용을 실시간으로 추적하고 분석하는 능력은 매우 인상적입니다.
📖 추천 자료: 최고의 맞춤형 데이터베이스 소프트웨어 시스템
4. Crazy Egg (시각적 웹사이트 행동 추적에 최적)

소비자의 절반 이상이 우수한 서비스가 지불하는 가격보다 더 중요하다고 말합니다. 이는 고객 충성도를 확보하려는 팀에게 상당한 부담이 됩니다. 하지만 Crazy Egg를 사용하면 웹사이트에서 무엇이 일인지 추측할 필요가 없습니다.
Crazy Egg는 방문자가 페이지에서 어떻게 이동하고, 클릭하고, 스크롤하는지 정확히 보여줍니다. 히트지도, 세션 녹화, A/B 테스트를 통해 마찰 지점을 발견하고 문제를 해결하며, 사소한 문제가 맞춤형 고객 이탈로 이어지기 전에 더 원활한 경험을 창출할 수 있도록 지원합니다.
Crazy Egg 주요 기능
- 히트맵과 스크롤맵으로 고객의 클릭, 스크롤, 참여도를 시각화하세요
- 세션 녹화를 통해 실제 사용자 여정을 관찰하여 문제점을 파악하세요
- A/B 테스트를 실행하여 어떤 디자인이 더 나은 맞춤형 상호작용을 유도하는지 확인하세요
- 기기, 소스 또는 캠페인별로 트래픽을 세분화하여 목표 인사이트를 확보하세요
- Google Tag Manager, Shopify, WordPress와 같은 플랫폼과 통합하여 간편하게 설정하세요.
Crazy Egg의 한도
- 일부 사용자는 경쟁사 대비 분석 깊이의 한도가 있다고 보고합니다
- 가격 정책은 연간 결제만 가능하며, 처음 이용하는 사용자에게는 다소 복잡하게 느껴질 수 있습니다.
- 고객 지원 응답 시간이 느릴 수 있습니다
Crazy Egg 가격 정책
- 스타터: 사용자당 월 29달러
- 추가 혜택: 사용자당 월 99달러
- Pro: 사용자당 월 249달러
- 기업: 사용자당 월 499달러
Crazy Egg 평가 및 리뷰
- G2: 4.1/5 (110개 이상의 리뷰)
- Capterra: 4.4/5 (80개 이상의 리뷰)
사용자들이 말하는 Crazy Egg
이 Capterra 리뷰의 기능:
매일 방문자가 웹사이트를 어떻게 이용하는지에 대한 구체적이고 측정 가능한 데이터를 확보합니다. 고객의 실시간 방문 기록을 확인할 수 있습니다. 철저한 분석 기능을 갖춘 우수한 분할 테스트 기능을 통해 방문자에게 맞춤화된 콘텐츠를 제공할 수 있습니다.
매일 방문자가 웹사이트를 어떻게 이용하는지에 대한 구체적이고 측정 가능한 데이터를 확보합니다. 고객의 실시간 방문 기록을 확인할 수 있습니다. 철저한 분석 기능을 갖춘 우수한 분할 테스트 기능을 통해 방문자에게 맞춤화된 콘텐츠를 제공할 수 있습니다.
📮 ClickUp Insight: 관리자의 약 31%는 시각적 보드를 선호하는 반면, 다른 이들은 간트 차트, 대시보드 또는 작업량 보기를 선호합니다. 문제는 대부분의 tools가 하나의 방식에만 국한된다는 점입니다. 작업 방식에 맞지 않는 보기는 오히려 업무 속도를 늦출 뿐입니다.
ClickUp을 사용하면 AI 기반 간트 차트, 칸반 보드, ClickUp 대시보드 또는 작업량 보기를 언제든지 전환할 수 있습니다. 또한 ClickUp의 AI 어시스턴트인 ClickUp Brain을 통해 필요에 따라 맞춤형 보기나 요약 정보를 생성할 수 있습니다.

💫 실제 결과: CEMEX는 ClickUp을 통해 커뮤니케이션 지연을 24시간에서 몇 초로 단축하고 제품 출시 속도를 15% 향상시켰습니다.
5. ChurnZero (고객 성공 팀 및 유지율 관리에 최적)

예상치 못한 문제로 고객을 잃는 일은 누구도 원하지 않습니다.
문제가 표면화되기를 기다리지 말고, ChurnZero를 통해 정확히 언제 단계에 들어가고 관계를 강화해야 할지 파악하세요.
ChurnZero는 고객 성공 팀에게 고객 상태, 참여도 및 만족도에 대한 실시간 인사이트를 제공하여 한 발 앞서 나갈 수 있도록 지원합니다.
이를 통해 팀은 사용 패턴을 추적하고 피드백을 수집하며 갱신 예측까지 할 수 있습니다.
ChurnZero 주요 기능
- AI 기반 점수화를 통해 맞춤형 상호작용과 상태를 모니터링하세요
- 성공 플레이북, 갱신 추적 및 온보딩 워크플로우를 자동화하세요.
- 내장된 설문조사 tools(NPS, CSAT, CES)로 실시간 피드백 수집
- 키 고객 행동이나 위험 발생 시 즉시 알림을 받으세요
- Slack, Salesforce, Snowflake 같은 tools와 연동하여 팀 협업을 강화하세요.
ChurnZero의 한도
- 신규 사용자에게는 설정 및 맞춤형이 시간이 많이 소요될 수 있습니다
- 일부 사용자는 고급 기능 사용에 학습 곡선이 있다고 보고합니다
- UI 업데이트는 가끔 사용성에 영향을 미칩니다
ChurnZero 가격 정책
- 맞춤형 가격 책정
ChurnZero 평가 및 리뷰
- G2: 4.7/5 (1,420개 이상의 리뷰)
- Capterra: 4.7/5 (120개 이상의 리뷰)
사용자들이 ChurnZero에 대해 말하는 것
이 G2 리뷰에서 확인된 내용:
ChurnZero는 객관적·주관적으로 고객 감정을 정확히 추적할 수 있는 tools를 제공했습니다. 관리자로서 맞춤형 대시보드를 생성해 풍부한 데이터를 확보함으로써 고객과 팀에게 영향을 미치는 정보에 기반한 의사결정을 내릴 수 있게 되었습니다.
ChurnZero는 객관적·주관적으로 고객 감정을 정확히 추적할 수 있는 tools를 제공했습니다. 관리자로서 맞춤형 대시보드를 생성해 방대한 데이터를 확보함으로써 고객과 팀에게 영향을 미치는 정보에 기반한 의사결정을 내릴 수 있게 되었습니다.
📖 추천 자료: 클라이언트 이해를 위한 최고의 고객 인사이트 tools
6. Userpilot (앱 내 사용자 참여 및 온보딩에 최적)

고객을 최우선으로 하는 기업은 그렇지 않은 기업보다 41% 더 빠르게 성장합니다. 하지만 모든 고객이 인정받고 소중히 여겨진다고 느끼게 하려면 어떻게 해야 할까요? 고객에게 맞춤형 경험을 제공함으로써 이러한 결과를 달성할 수 있습니다.
Userpilot이 바로 그 일을 도와드립니다.
앱 내 메시지, 온보딩 흐름, 피드백 tools를 통해 제품 내에서 바로 사용자를 지원하고 안내할 수 있습니다.
Userpilot 최고의 기능
- 컨텍스트 기반 온보딩, 툴팁, 제품 투어를 통해 사용자를 안내하세요.
- 제품 분석 및 사용 동향을 통해 사용자의 행동을 추적하세요
- 사용성 문제를 파악하고 사용자 여정을 이해하기 위해 세션을 재생하세요
- 앱 내 설문조사 및 NPS tools를 통해 사용자 피드백을 수집하세요
- 데이터 동기화 및 세분화를 위해 기존 기술 스택과 통합하세요
Userpilot의 한도
- 세션 재생 및 모바일 참여와 같은 고급 기능은 애드온입니다.
- 맞춤형 흐름 및 분석 설정에는 시간이 소요됩니다
- 소규모 팀의 경우 입력 가격률이 높을 수 있습니다
Userpilot 가격 정책
- 스타터: 사용자당 월 299달러
- Growth: 맞춤형 가격 정책
- 기업: 맞춤형 가격
Userpilot 평가 및 리뷰
- G2: 4.6/5 (800개 이상의 리뷰)
- Capterra: 4.6/5 (60개 이상의 리뷰)
사용자들이 Userpilot에 대해 말하는 것
이 G2 리뷰에서는 다음과 같이 노트를 했습니다:
이 tool은 온보딩 시간과 비용을 줄이고, 전환율과 유지율을 높이며, 사용자 활동을 분석하고, 피드백을 수집하며, NPS를 측정하는 등 다양한 성장 기회를 열어주었습니다.
이 tool은 온보딩 시간과 비용을 절감하고, 전환율과 유지율을 높이며, 사용자 활동을 분석하고, 피드백을 수집하며, NPS를 측정하는 등 다양한 성장 기회를 열어주었습니다.
7. Intercom (AI 기반 지원 및 사전 대응 메시징에 최적)

맞춤형 고객이 연락할 때, 그들은 종종 두 가지 간단한 것을 기대합니다: 신속한 도움과 그들이 값으로 여겨진다는 느낌을 주는 인간적인 응답입니다.
Intercom은 핀 AI 에이전트와 같은 AI 기반 고객 서비스 tools로 이를 통합합니다.
스마트 자동화, 친근한 실시간 채팅, 대화를 관리하기 위한 단일 플랫폼을 통해 Intercom은 성장하는 팀이 규모를 확장하면서도 개인화된 서비스를 유지할 수 있도록 지원합니다.
Intercom의 주요 기능
- Fin AI 에이전트로 AI 기반 지원을 제공하여 일반적인 질문을 자동으로 해결하세요
- 라이브 채팅과 공유 받은 편지함을 활용하여 고객 대화를 효과적으로 관리하세요
- 코딩 없이도 맞춤형 워크플로우를 구축하고 일상적인 작업을 자동화하세요.
- 고객 행동에 기반하여 사전 대응 메시지, 제품 투어, 맞춤형 업데이트를 발송하세요.
- 상세 분석 및 맞춤형 보고서를 통해 지원 성과와 고객 참여도를 추적하세요.
Intercom의 한도
- 다양한 기능의 범위로 인해 처음 사용하는 사용자에게는 부담스러울 수 있습니다
- 소규모 비즈니스에게는 가격이 부담스러울 수 있으며, 특히 AI 기반 해결책은 사용량당 과금되는 경우가 많습니다.
Intercom 가격 정책
- 무료 체험판 제공
- 맞춤형 가격 책정
Intercom 평가 및 리뷰
- G2: 5점 만점에 4.5점 (3,400개 이상의 리뷰)
- Capterra: 5점 만점에 4.5점 (1,120개 이상의 리뷰)
사용자들이 말하는 Intercom
이 Capterra 리뷰에서 강조한 내용은 다음과 같습니다:
전반적으로 Intercom은 매우 훌륭한 경험이었습니다. 우리 비즈니스의 핵심 요구사항인 사용자에게 지속적이고 신속한 지원을 제공하는 문제를 해결해 주었습니다.*
전반적으로 Intercom은 매우 훌륭한 경험이었습니다. 우리 비즈니스의 핵심 요구사항인 사용자에게 지속적이고 신속한 지원을 제공하는 문제를 해결해 주었습니다.*
👀 재미있는 사실: 맞춤형 경험을 위한 피드백 루프의 최초 활용은 1960년대 일본 제조업에서 비롯되었으며, '카이젠(Kaizen)'은 현장 근로자들이 맞춤형 결과 개선 방안을 제안하도록 장려했습니다.
8. Sprinklr (통합 고객 경험 관리가 필요한 대규모 기업에 최적)

여러 채널에서 운영되며 매일 수천 명의 고객과 접촉하는 비즈니스에서는 모든 것을 동기화하는 것이 결코 쉬운 작업이 아닙니다.
이때 스프링클러(Sprinklr)가 해결책을 제시합니다. 스프링클러는 고객 서비스, 마케팅, 소셜 미디어, 분석 기능을 하나의 강력한 플랫폼에 통합합니다. 여러 tools를 오가며 전환할 필요 없이 소셜 대화, 고객 쿼리, 시장 인사이트, 캠페인을 한곳에서 관리할 수 있습니다.
Sprinklr 주요 기능
- 단일 통합 플랫폼에서 맞춤형 고객 서비스, 소셜 참여 및 마케팅을 관리하세요
- AI 기반 품질 모니터링 및 대화 분석을 활용하여 고객 경험을 개선하세요
- 고급 소셜 리스닝 및 분석을 통해 시장, 제품 및 맞춤형 인사이트를 확보하세요.
- AI 기반 tools로 서비스 워크플로우를 자동화하고 상담사 생산성을 향상시키세요
- 30개 이상의 디지털 및 음성 채널을 통해 고객 상호작용을 지원합니다
Sprinklr의 한도
- 플랫폼의 깊이와 복잡성으로 인해 학습 곡선이 가파를 수 있습니다
- 맞춤형 가격 정책으로 인해 소규모 팀은 초기 비용 부담을 가늠하기 어려울 수 있습니다
Sprinklr 가격 정책
- 맞춤형 가격 책정
Sprinklr 평가 및 리뷰
- G2: 4.1/5 (1,120개 이상의 리뷰)
- Capterra: 4.2/5 (80개 이상의 리뷰)
사용자들이 말하는 Sprinklr
이 G2 리뷰에서 공유한 내용:
스프링클러는 소셜 미디어 활동을 추적하고 관리하는 방식을 완전히 바꿔놓았습니다. 첫날부터 사용자 친화적인 디자인 덕분에 저희 팀은 쉽게 시작할 수 있었죠—가파른 학습 곡선 없이도 원활하게 도입할 수 있었습니다.
스프링클러는 소셜 미디어 노력의 추적 및 관리를 위한 방식을 완전히 바꿔놓았습니다. 첫날부터 사용자 친화적인 디자인 덕분에 우리 팀은 쉽게 시작할 수 있었죠—가파른 학습 곡선 없이도 매끄러운 도입이 가능했습니다.
📖 함께 읽기: 생산성 향상을 위한 최고의 CRM 소프트웨어 예시 및 활용 방법
9. Zendesk (강력한 자동화 기능을 갖춘 옴니채널 고객 서비스에 최적)

Zendesk는 오랫동안 다양한 채널에서 안정적인 고객 지원을 원하는 비즈니스들에게 신뢰받는 이름이었습니다. 이메일, 채팅, 소셜 미디어, 음성 채널에서 발생하는 티켓을 한 곳에서 관리할 수 있도록 팀을 지원합니다.
AI 기반 에이전트가 인력 팀과 일하여 일반적인 쿼리를 즉시 해결하는 동시에, 자동화 기능으로 일상적인 작업을 줄이고 헬프데스크 운영을 원활하게 합니다. Zendesk는 직원 서비스도 지원하므로 내부 팀도 동일한 효율성으로 요청을 관리할 수 있습니다.
Zendesk 주요 기능
- 옴니채널 티켓팅과 실시간 메시징으로 고객 지원을 중앙화하세요
- AI 에이전트와 자동화 tools를 활용하여 문제 해결 시간을 단축하고 효율성을 높이세요.
- 워크플로우, 트리거 및 자동화를 지원 요구 사항에 맞게 맞춤형으로 설정하세요.
- 사전 구축된 대시보드, 분석 및 보고 tools로 인사이트를 확보하세요
- Microsoft Teams 및 Salesforce를 포함한 1,000개 이상의 앱과 통합됩니다.
Zendesk의 한도
- 소규모 비즈니스에게는 가격이 부담스러울 수 있습니다
- 고객 지원 품질과 응답 시간에 대한 평가가 엇갈리고 있습니다.
Zendesk 가격 정책
- Suite Team: 사용자당 월 $25
- Suite Growth: 사용자당 월 $69
- Suite Professional: 사용자당 월 149달러
- Suite Enterprise: 사용자당 월 $219
젠데스크 평가 및 리뷰
- G2: 4.3/5 (6,220개 이상의 리뷰)
- Capterra: 4.4/5 (4,000개 이상의 리뷰)
사용자들이 Zendesk에 대해 말하는 것
이 Capterra 리뷰를 통해 밝혀진 내용은 다음과 같습니다:
첫날부터 탁월했습니다. Gmail로 개별 클라이언트에 답장하며 응답을 비교하거나 과거 상호작용을 쉽게 찾을 수 없었던 고통에서 벗어나, 모든 것과 모든 사람을 한곳에서 관리할 수 있고 훌륭한 검색 기능을 갖춘 이 솔루션은 정말 놀랍습니다.
첫날부터 탁월했습니다. Gmail로 개별 클라이언트마다 답장하며 고생하던 시절과 달리, 이제는 모든 클라이언트와 모든 것을 한곳에서 관리할 수 있습니다. 특히 뛰어난 검색 기능으로 과거 상호작용을 쉽게 찾아보고 응답을 비교할 수 있다는 점이 정말 놀랍습니다.
📖 추천 자료: 최고의 맞춤형 커뮤니케이션 관리 소프트웨어
10. HubSpot (CMS 및 분석 기능을 갖춘 올인원 CRM을 원하는 비즈니스에 최적)

콘텐츠, 고객 서비스, 보고를 위한 다양한 tools에 얽매이지 않고 비즈니스를 운영하는 것만으로도 충분히 어렵습니다. HubSpot은 모든 것을 한곳에 통합합니다.
이 tool은 마케팅, 영업 팀, 고객 지원, 웹사이트 관리를 처리할 수 있는 단일 스페이스를 팀에 제공합니다.
플랫폼 간 전환의 번거로움 없이 연락처 관리, 보고서 작성, 작업 자동화, 심지어 AI 기반 콘텐츠 생성까지 가능합니다.
HubSpot 최고의 기능
- 내장형 CMS hub로 보안 웹사이트 호스팅을 제공하세요
- 전체 팀을 위한 맞춤형 대시보드와 보고를 구축하세요
- 라이브 채팅, 챗봇 빌더, 이메일 추적기를 통해 고객 채팅을 관리하세요
- 리드 관리 및 마케팅 워크플로우 자동화
- 랜딩 페이지 빌더, 회의 스케줄러, AI 콘텐츠 제작자 같은 무료 tools를 활용하세요.
HubSpot의 한도점
- 프리미엄 플랜으로 전환할수록 비용이 증가할 수 있습니다
- 상세한 보고서와 워크플로우 설정에는 익숙해지는 시간이 필요할 수 있습니다
HubSpot 가격 정책
- 스타터: 사용자당 월 $45
- 프로페셔널: 사용자당 월 270달러
- 기업: 사용자당 월 900달러
HubSpot 평가 및 리뷰
- G2: 4.4/5 (12,700개 이상의 리뷰)
- Capterra: 4.5/5 (4,400개 이상의 리뷰)
사용자들이 말하는 HubSpot
이 G2 리뷰의 기능:
HubSpot의 이메일 템플릿이 반복 작업을 간소화하고 커뮤니케이션 전반에 걸쳐 일관된 브랜딩을 보장하는 점이 마음에 듭니다. 특히 열람률, 발송률, 반송률과 같은 참여 메트릭을 추적할 수 있는 기능은 전략을 개선하고 대상 고객의 행동을 이해하는 데 매우 유용했습니다.
HubSpot의 이메일 템플릿이 반복 작업을 간소화하고 커뮤니케이션 전반에 걸쳐 일관된 브랜딩을 보장하는 점이 마음에 듭니다. 특히 열람률, 발송률, 반송률과 같은 참여 메트릭을 추적할 수 있는 기능은 전략을 세밀하게 조정하고 고객 행동을 이해하는 데 매우 유용했습니다.
맞춤형 고객 서비스에 AI 활용하는 법 알아보기:
11. Richpanel (지원 비용 절감을 원하는 이커머스 브랜드에 최적)

브랜드가 개인화를 제대로 구현하면 고객은 이를 알아챕니다. 실제로 개인화 역량이 뛰어난 기업은 고객 충성도가 71% 더 높아질 가능성이 있습니다. 하지만 서비스의 개인화를 유지하는 것은 말처럼 완료됨이 쉽지 않습니다. 특히 지원팀이 매일 대량의 업무를 처리해야 하는 상황에서는 더욱 그렇습니다.
리치패널이 업무를 조금 더 쉽게 만들어 드립니다.
자가 서비스 옵션과 스마트 자동화를 결합하여 전자상거래 브랜드가 일반적인 쿼리를 처리하는 동시에 상담원이 고객과 더 의미 있는 방식으로 연결할 수 있는 스페이스를 제공합니다.
Richpanel 주요 기능
- 자동화 및 셀프 서비스 흐름을 통해 AI 기반 고객 지원을 제공자.
- 이메일, 채팅, 소셜, SMS, 전화를 하나의 받은 편지함에서 대화하세요
- 반복 작업을 봇, 작업 할당 및 AI 기반 응답으로 자동화하세요
- 대화 내용, 팀 활동, 매출 영향에 대한 고급 보고 기능을 제공합니다.
- 노코드 빌더와 브랜드화된 헬프 센터로 워크플로우를 맞춤형으로 설정하세요
Richpanel의 한도
- 복잡한 셀프 서비스 흐름을 설정하려면 시간과 지원이 필요합니다.
- 다중 스토어 및 브랜드와 같은 엔터프라이즈 기능은 상위 플랜에서만 이용 가능합니다.
- 보고 옵션은 다양하지만 처음에는 부담스러울 수 있습니다
Richpanel 가격 정책
- Pro: 사용자당 월 69달러
- Pro Max: 사용자당 월 99달러
- 기업: 맞춤형 가격
리치패널 평가 및 리뷰
- G2: 4.7/5 (90개 이상의 리뷰)
- Capterra: 리뷰가 충분하지 않음
사용자들이 Richpanel에 대해 말하는 것
이 G2 리뷰에서 공유한 내용:
리치패널은 고객을 이해하고 소통하는 방식을 완료하여 혁신했습니다. 다양한 출처와 채널의 고객 데이터를 통합하는 방식은 판도를 바꿨습니다.
리치패널은 고객을 이해하고 소통하는 방식을 완료함으로 혁신했습니다. 다양한 출처와 채널의 고객 데이터를 통합하는 방식은 판도를 바꿨습니다.
📖 추천 자료: 무료 고객 여정 지도 템플릿
12. Pipedrive (모든 거래를 완벽하게 관리하려는 영업 팀에 최적)

영업 팀이 수십 개의 리드를 동시에 처리할 때 중요한 사항이 누락되기 쉽습니다. Pipedrive는 모든 정보를 한곳에 모아 관리할 수 있도록 지원합니다.
후속 조치부터 예측까지, 모든 거래와 주의가 필요한 사항을 팀이 명확한 보기를 가질 수 있게 합니다. 직관적인 시각적 파이프라인과 친근한 AI 알림을 통해 Pipedrive는 가장 바쁜 날에도 영업 팀 프로세스를 관리 가능하게 만들어 줍니다.
이 제품의 차별점은 집중된 기능에 있습니다. Pipedrive는 만능 tool이 되려 하지 않습니다. 단순히 영업 팀이 체계적으로 업무를 관리하고, 작업을 자동화하며, 번거로움 없이 더 많은 거래를 성사시키는 데 도움을 줍니다.
파이프드라이브 최고의 기능
- 시각화된 영업 파이프라인 단계를 통해 거래를 체계적으로 관리하고 추적하세요
- 리드 및 작업에 대한 후속 조치와 알림을 자동화하세요
- 명확한 보고, 예측 및 성과 인사이트를 확인하세요
- 이메일 및 메시징 tools을 포함한 500개 이상의 앱과 통합됩니다.
- LeadBooster 및 Smart Docs와 같은 애드온을 활용하여 유연성을 높이세요
Pipedrive의 한도
- 고급 보고 및 예측 기능은 상위 플랜에서만 이용 가능합니다.
- 전화 지원은 프리미엄 구독 시에만 이용 가능합니다.
파이프드라이브 가격 정책
- 라이트: 사용자당 월 19달러
- Growth: 사용자당 월 34달러
- 프리미엄: 사용자당 월 64달러
- 얼티밋: 사용자당 월 89달러
파이프드라이브 평가 및 리뷰
- G2: 4.3/5 (2,560개 이상의 리뷰)
- Capterra: 4.5/5 (3,000개 이상의 리뷰)
사용자들이 말하는 Pipedrive
이 Capterra 리뷰에서 강조된 내용은 다음과 같습니다:
리드를 불러오면 눈 색깔, 즐겨찾는 음식, 처음 만난 회의까지 확인할 수 있으며, 대화 중 중요한 세부 사항을 노트에 입력해 다음 대화 시 활용할 수 있습니다.
리드를 불러오면 눈 색깔, 즐겨찾는 음식, 처음 만난 장소까지 확인할 수 있으며, 대화 중 중요한 세부 사항을 노트에 입력해 다음 대화 시 활용할 수 있습니다.
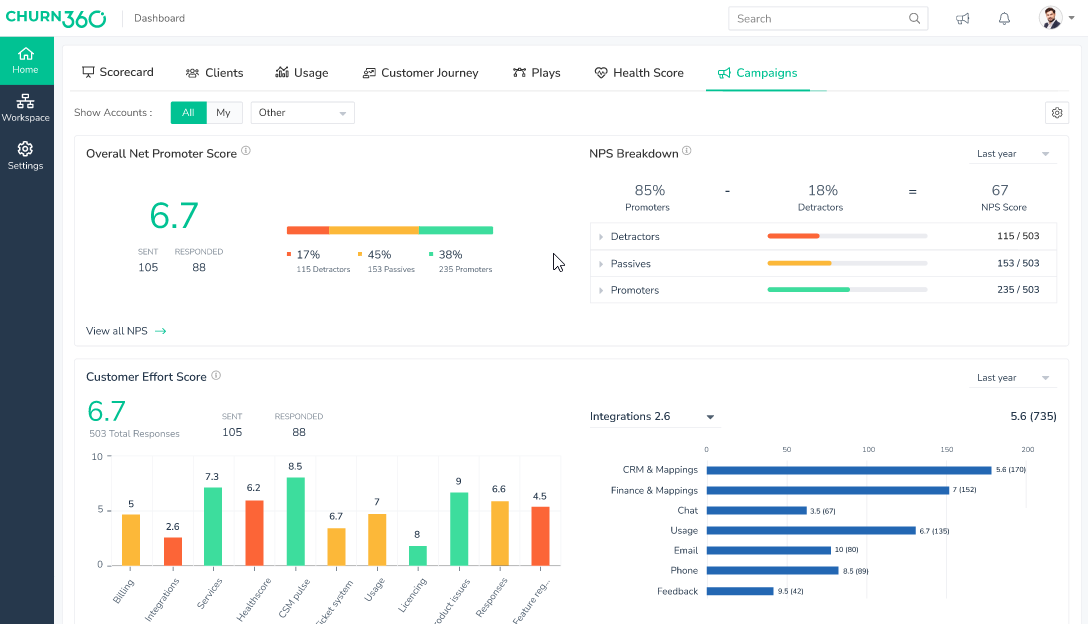
13. Churn360 (고객 유지 및 인사이트에 중점을 둔 SaaS 팀에 최적)

이탈은 모든 SaaS 기업의 잠재적 우려사항입니다. Churn360은 명확한 사명을 가지고 단계에 나섭니다: 팀이 경고 신호를 조기에 포착하고 고객과의 관계를 더욱 공고히 할 수 있도록 돕는 것입니다.
이 tool은 성공 관리자에게 모든 계정에 대한 전체적인 시각을 제공하고, 건강 점수를 추적하며, 상황이 악화되기 전에 조치를 취할 수 있도록 지원함으로써 이를 실현합니다.
이 플랫폼은 특히 세심한 분석 기능과 다양한 데이터 소스의 맞춤형 고객 데이터를 통합하는 방식으로 두각을 나타냅니다.
Churn360 주요 기능
- 실시간으로 고객 건강 점수와 참여도를 추적하세요
- 맞춤형 고객의 행동 및 참여 동향에 따라 세분화하세요
- 핵심 고객 경험 메트릭을 모니터링하기 위한 맞춤형 대시보드를 설정하세요
- 맞춤형 캠페인 및 고객 설문 조사 발송
- CRM과 통합하여 맞춤형 데이터 보기를 한 보기로 통합하세요
Churn360의 한도
- 다른 고객 성공 tools들에 비해 한도의 자동화 기능
- 일부 사용자는 처음에 인터페이스가 복잡하다고 느낄 수 있습니다
- 고급 요구사항에는 보고 기능이 다소 기본적으로 느껴질 수 있습니다
Churn360 가격 정책
- 맞춤형 가격 책정
Churn360 평가 및 리뷰
- G2: 리뷰가 충분하지 않음
- Capterra: 리뷰가 충분하지 않음
사용자들이 Churn360에 대해 말하는 것
이 Capterra 리뷰는 다음과 같이 노트했습니다:
Churn360은 위험에 처한 고객을 알려줌으로써 고객 이탈을 줄이는 데 도움을 줍니다. 이는 Churn360 없이 관리할 수 있었던 것보다 더 많은 맞춤형을 관리할 수 있게 하여 수익을 증가시킵니다.
Churn360은 위험에 처한 고객을 알려줌으로써 고객 이탈을 줄이는 데 도움을 줍니다. 이는 Churn360 없이 관리할 수 있었던 것보다 더 많은 맞춤형을 관리할 수 있게 하여 수익을 증가시킵니다.
기타 고객 모니터링 tools
대부분의 고객 모니터링 tools은 세션 추적, 제품 분석, 피드백 수집 또는 고객 성공 인사이트 등 한 가지 영역에서 탁월한 성능을 발휘합니다.
하지만 팀이 전체적인 상황을 파악하기 위해 여러 앱을 오가야 할 때, 맥락은 사라지고 후속 조치는 누락되며 진정한 고객 이야기는 조각난 채로 남게 됩니다.
바로 여기서 ClickUp이 세계 최초의 통합 AI 작업 공간으로 차별화됩니다 ✅.
여러 개의 분리된 tool(일명 업무 분산)를 통해 고객 여정의 여러 부분을 추적하는 대신, ClickUp은 모든 것을 하나의 유연한 작업 공간으로 통합합니다. 고객 피드백 기록과 건강 점수 추적부터 자동화된 후속 조치 및 CRM 업데이트 동기화에 이르기까지, ClickUp은 팀의 모든 고객 상호작용을 체계적이면서도 유연하게 모니터링하고 관리할 수 있는 방법을 제공합니다.
자세한 내용을 살펴보고 맞춤형 고객 모니터링 워크플로우를 완벽하게 수행하는 방법을 알아봅시다:
ClickUp 양식 및 작업 기능을 활용하여 문제점과 고객 피드백을 기록하세요
ClickUp에서는 양식과 작업이 서로 밀접하게 연결됩니다.
지원팀이 고객이 문제를 간편하게 등록할 수 있는 방법을 원한다고 가정해 보세요. 제출된 모든 내용을 지원 파이프라인의 작업으로 전환하는 ClickUp 양식을 설정할 수 있습니다.

ClickUp 작업은 소유권 지정, 진행 추적, 누락 방지 등을 손쉽게 관리할 수 있도록 합니다. 클라이언트가 피드백 양식에서 경험에 대해 낮은 평가를 내리면, ClickUp이 해당 내용을 계정 관리자의 후속 조치 작업으로 자동 표시해 줍니다.
온보딩을 담당하는 팀도 동일한 방식으로, 시작 회의부터 인수인계 회의까지 각 단계를 추적 가능한 작업으로 전환할 수 있습니다.
양식과 작업 간의 이 간단한 연결은 워크플로우를 원활하게 진행시키고 모든 고객 접점이 철저히 관리되도록 보장합니다.
📖 추천 자료: 무료 고객 만족도 설문조사 템플릿
ClickUp 댓글과 ClickUp 채팅으로 내부 대화를 명확하게 유지하세요

ClickUp은 실시간 소통을 위한 두 가지 방식을 제공합니다: 작업 단위 댓글과 팀 채팅입니다. 각각은 고객 모니터링 워크플로우에서 서로 다른 목적을 수행합니다.
특정 고객 작업과 관련된 논의를 기록하고 싶을 때는 ClickUp의 '댓글 할당' 기능을 사용하세요.
📌 예시: 지원 티켓에 엔지니어링 지원이 필요한 경우, 담당자는 작업에 직접 댓글을 달고 해당 개발자를 태그한 후 해결 단계를 문서화할 수 있습니다. 모든 업데이트는 작업에 첨부 파일로 남아 있으므로, 추후 사례가 에스컬레이션되더라도 관련자 누구나 이메일을 일일이 확인할 필요 없이 전체 이력을 볼 수 있습니다.
반면 ClickUp Chat은 팀 전체가 실시간으로 대화를 나눌 수 있는 공유 채널처럼 작동합니다.
중요 계정이 문제를 제기했을 때, 계정 관리팀과 지원팀이 신속하게 동기화해야 하는 상황을 상상해 보세요. 별도의 스레드나 메시지를 생성하는 대신, 두 팀은 작업 공간에서 직접 소통하며 다음 단계를 결정하고 즉시 작업이나 후속 조치를 할당할 수 있습니다.
ClickUp 대시보드로 고객 건강 대시보드 구축하기

고객 성공 팀, 제품 관리자, 지원 리더에게 있어 위험을 미리 대비하는 것은 종종 흩어진 보고서를 뒤지지 않고도 필요한 데이터를 손쉽게 확보하는 데 달려 있습니다.
ClickUp 대시보드는 실질적인 성과를 창출하는 고객 메트릭을 명확하고 맞춤형 보기로 제공합니다.
데이터 분석가의 도움 없이도 위험 계정, 만족도 추이, 후속 조치 마감일과 같은 키 인사이트를 손쉽게 파악할 수 있습니다.
📌 예시: SaaS 성공 관리자는 특정 기준치 미만의 고객 건강 점수, 실시간 NPS 피드백, 지연된 온보딩 작업 등을 실시간으로 표시하는 대시보드를 구축할 수 있습니다. 여러 tools를 전환할 필요 없이 단일 보기에서 문제를 조기에 파악하고 확대되기 전에 개입할 수 있습니다.
ClickUp 자동화 및 AI 에이전트로 고객 알림과 작업의 흐름을 유지하세요

ClickUp 자동화 기능은 추가 관리 일 없이 팀이 신속하게 대응할 수 있도록 지원합니다. 예를 들어, 클라이언트의 건강 점수가 설정된 임계값 아래로 떨어지면 사용자 지정 필드를 통해 추적됩니다.
ClickUp은 계정을 위한 작업을 자동 생성하고, 지원 담당자에게 알림을 보내며, 심지어 Slack 업데이트를 전송할 수도 있습니다. 또한 갱신 알림 설정, 설문조사 후속 조치, 또는 너무 오래 답변이 없는 티켓에 플래그를 지정하는 것도 가능합니다.
ClickUp Brain과 ClickUp Agents는 팀 전체의 업무 과정을 조금 더 수월하게 만들어줍니다. 고객 업데이트를 한곳에 모아 제공하고, 다음에 취할 수 있는 조치를 제안하며, 심지어 계정 관련 간단한 질문에도 답변해줍니다—모두 ClickUp 내에서 바로 이루어집니다.

💡 전문가 팁: Brain MAX는 고객 모니터링을 더 스마트하고 효율적으로 만들어주는 AI 기반 데스크톱 동반자입니다. CRM, 이메일, 지원 티켓, 프로젝트 관리 tools 전반에 걸쳐 심층적으로 통합되어 고객 상호작용, 피드백, 참여도를 실시간으로 지속적으로 추적합니다. 여러 선도적인 AI 모델을 활용하여 대화를 분석하고 감정 변화를 표시하며 반복되는 문제나 고가치 기회 같은 중요한 트렌드를 파악하여 선제적으로 대응할 수 있도록 지원합니다.
음성 텍스트 기능을 활용해 고객 업데이트를 신속히 기록하거나 후속 조치를 지시할 수 있으며, Brain MAX에 최근 고객 활동 요약 보고를 요청할 수도 있습니다. 이 정보는 자동으로 체계화되어 관련 계정이나 프로젝트에 연결된 상태로, 후속 조치 알림 발송이나 긴급 문제 에스컬레이션 같은 자동화까지 트리거할 수 있습니다. 상황 인식 인사이트와 스마트 알림을 통해 Brain MAX는 중요한 고객 순간을 절대 놓치지 않도록 보장하여 더 나은 서비스 제공, 위험 조기 발견, 그리고 더 강력한 관계를 구축합니다.
ClickUp을 CRM 및 지원 스택과 연결하세요
마지막으로, 1000개 이상의 연동 기능을 통해 ClickUp은 팀과 기존 워크플로우에 더욱 유용해집니다.
팀에서 Intercom, Zendesk 또는 HubSpot을 사용 중이라면 데이터를 동기화하여 고객 대화, 거래 업데이트 또는 지원 티켓의 흐름이 ClickUp으로 바로 연동됩니다.

📌 예시: Zendesk에서 티켓이 생성되면 ClickUp에 해당 작업이 자동으로 생성되어 추적 및 팀 협업이 가능합니다. 이를 통해 팀원들은 동일한 정보를 기반으로 일할 수 있습니다.
ClickUp의 CRM 템플릿은 한 단계 더 나아가 팀에게 첫 접촉부터 갱신까지 고객 관계를 관리할 수 있는 체계적이고 즉시 사용 가능한 작업 공간을 제공합니다.
진정한 값은 무엇일까요? 불필요한 정보를 걸러내는 데 있습니다. 그 방법은 다음과 같습니다:
- 리드, 연락처, 거래 파이프라인을 하나의 체계적인 작업 공간에 통합하여 팀이 항상 고객의 전체적인 맥락을 파악할 수 있도록 하세요.
- 영업 팀 단계와 고객 요구에 따라 작업 우선순위를 정하여, 어떤 기회나 후속 조치도 놓치지 않도록 하십시오.
- 연락처 정보, 대화 및 업데이트를 작업에 직접 연결하여 영업 팀, 지원팀 및 계정 팀 간의 협업을 원활하게 만드세요.
👀 재미있는 사실: IKEA 같은 소매업체들은 쇼핑객들이 매장 레이아웃을 어떻게 이동하는지 관찰한 결과, 길고 구불구불한 동선이 제품 노출을 증가시킨다는 사실을 깨달았습니다. 이는 전 세계 매장 설계를 변화시킨 고객 여정 모니터링의 오프라인 예시입니다.
추가 유용한 tools
다음은 행동 추적 및 고객 성공 관리에 도움이 되는 추가 고객 모니터링 tools 세 가지입니다:
맞춤형 고객 접점을 ClickUp 체크포인트로 전환하세요
훌륭한 서비스는 문제가 발생한 후 해결하는 것보다 문제가 발생하기 전에 미리 알아차리는 데 더 중점을 둡니다.
맞춤형 고객 모니터링 tools은 바로 이러한 작업을 완료합니다. 이를 통해 패턴을 파악하고 이탈의 초기 징후를 포착하며, 고객이 진정으로 원하는 바를 이해할 수 있습니다.
적합한 tools로 연결을 강화하세요. ClickUp이 조용히 차별화되는 지점입니다. 🌟
ClickUp은 고객 대응 팀이 피드백을 모니터링하고, 문제를 추적하며, 후속 조치를 자동화하고, 큰 그림을 놓치지 않으면서 일할 수 있는 유연한 스페이스입니다.
고객 모니터링과 추적을 한 곳에서 통합 관리할 준비가 되셨다면, 지금 바로 ClickUp에 가입하세요!
자주 묻는 질문
최고의 고객 관리 소프트웨어 옵션으로는 Salesforce, HubSpot CRM, Zoho CRM, Monday Sales CRM, Insightly, Bitrix24 등이 있습니다. 이러한 플랫폼은 영업 파이프라인 관리, 클라이언트 커뮤니케이션, 워크플로우 자동화, 통합 기능 등 범위의 기능을 제공합니다. 적합한 선택은 비즈니스 크기와 특정 요구사항에 따라 달라집니다. 예시, Salesforce는 강력한 기능과 연동성으로 유명하며, HubSpot CRM과 Zoho CRM은 사용자 친화적인 인터페이스와 무료 플랜으로 인기가 높습니다.
CRM(고객 관계 관리)은 영업, 마케팅, 지원 등 기업과 기존 및 잠재 고객 간의 상호작용 관리를 중점으로 합니다. 반면 CSM(고객 성공 관리)은 고객이 제품이나 서비스를 통해 원하는 성과를 달성하도록 지원하는 데 목적이 있습니다. CRM이 관계 및 데이터의 체계적 관리와 추적에 초점을 맞춘다면, CSM은 온보딩, 교육, 고객 값 극대화 및 유지율 향상에 중점을 둔 선제적 접근 방식입니다.
클라이언트 추적을 위한 최고의 앱으로는 ClickUp, HubSpot CRM, Zoho CRM, Pipedrive가 있습니다. HubSpot CRM은 이메일 추적 및 회의 일정 관리와 같은 기능을 통해 연락처, 거래, 작업을 관리할 수 있는 중앙 집중식 플랫폼을 제공합니다. Zoho CRM은 영업 자동화 및 다중 채널 커뮤니케이션을 제공하는 반면, Pipedrive는 시각적인 영업 파이프라인 관리로 유명합니다. ClickUp은 모든 tools를 하나의 중앙 집중식 작업 공간으로 통합하여 모든 것이 한곳에 모이도록 합니다.
네, 여러 무료 CRM 옵션이 있습니다. ClickUp은 AI 기능을 포함한 영구 무료 플랜을 제공합니다. HubSpot CRM은 연락처 관리, 이메일 추적, 실시간 채팅 기능을 갖춘 강력한 무료 버전을 제공합니다. Zoho CRM은 최대 3명의 사용자를 위한 무료 플랜을 제공하며, 여기에는 리드 및 거래 관리 기능이 포함됩니다. Bitrix24도 CRM, 작업 관리, 커뮤니케이션 tools를 포함한 무료 플랜을 제공하지만, 학습 곡선이 다소 가파를 수 있습니다.


