A Microsoft megállapította, hogy minden harmadik alkalmazott szerint az elmúlt öt év munkatempója miatt lehetetlen volt lépést tartani. Az alkalmazottakat átlagosan 2 percenként szakítják meg értekezletek, e-mailek vagy értesítések.
Éppen ezért a munkaterhelés-kiegyensúlyozás ma fontosabb, mint valaha.
Mivel a probléma gyökere abban rejlik, hogy a rossz munkák a rossz emberekhez kerülnek a rossz időben. Az egyik csapattag túlterhelt, a másiknak pedig van szabad kapacitása, amit senki sem lát, így a vezetőknek kell összerakniuk a hetet.
Az intelligens munkaterhelés-kiegyensúlyozó eszközök segítségével a csapatok átlátható képet kapnak a kapacitásról, időben újraeloszthatják a feladatokat, és a prioritásokat is folyamatosan figyelemmel kísérhetik, anélkül, hogy a kiégés vagy a szűk keresztmetszetek miatt kénytelenek lennének megbeszélést kezdeményezni.
Ebben a bejegyzésben bemutatjuk a legjobb munkaterhelés-elosztó eszközöket, megnézzük, melyikben melyik a legerősebb, és segítünk kiválasztani a csapatának legmegfelelőbbet.
Intelligens munkaterhelés-kiegyenlítő szoftverek áttekintése
Íme egy rövid összehasonlító áttekintés a legjobb intelligens munkaterhelés-kiegyensúlyozó eszközökről, azokról, akiknek leginkább ajánlottak, kiemelkedő jellemzőikről és áraikról:
| Eszköz | A legjobb | A legjobb funkciók | Árak* |
|---|---|---|---|
| ClickUp | Minden méretű csapat számára, amelynek teljes áttekintésre van szüksége a munkaterhelésről és a projektmenedzsmentről, AI-alapú munkafolyamatokkal | Munkaterhelés-áttekintés, irányítópultok, erőforrás-kezelés, időbecslések, naptár, automatizálások, emlékeztetők, szuper ügynökök | Örökre ingyenes; testreszabási lehetőség vállalatok számára |
| Asana | Középvállalatoknál a funkciók közötti projektek munkaterhelését és kapacitását kezelő csapatok | Munkaterhelés, kapacitástervezés, erőfeszítési mezők, portfólió átláthatósága, AI Studio | Ingyenes csomag elérhető; fizetős csomagok 13,99 USD-tól/felhasználó/hónap |
| Monday.com | Kis csapatok, amelyek vizuális munkaterhelés-kiegyensúlyozást és rugalmas kapacitáskövetést szeretnének | Munkaterhelés-nézet, kapacitási oszlopok, idővonal-alapú tervezés, Monday AI Assistant | Ingyenes csomag elérhető; fizetős csomagok 9 USD/felhasználó/hó áron |
| Wrike | Kis csapatok és ügynökségek számára, amelyeknek erőfeszítésalapú munkaterhelés-kiegyenlítésre van szükségük a vállalati erőforrás-kezeléshez | Erőforrás-kezelés, Backlog Box, Work Intelligence AI, fejlett irányítópultok | Ingyenes csomag elérhető; fizetős csomagok 10 USD/felhasználó/hó áron |
| Smartsheet | A táblázatkezelő programokat előnyben részesítő csapatok, amelyek dedikált erőforrás-tervezéssel egyensúlyozzák a munkaterhelést közepes és nagy méretű csapatokban | Erőforrás-kezelés, kapacitási hőtérképek, lapok közötti jelentések, Vezérlőközpont | Fizetős csomagok 12 USD/felhasználó/hó áron |
| Jira | Szoftverfejlesztő csapatok, amelyek sprintszintű kapacitástervezést és csapatok közötti ütemtervezést végeznek nagy szervezetekben | Jira-csomagok, sprintkapacitás-tervezés, sztoripont-becslések, függőségek feltérképezése, JQL | Ingyenes csomag elérhető; fizetős csomagok 7,91 USD/felhasználó/hó áron |
| Float | Kis ügynökségek és szolgáltató csapatok számára, akiknek drag-and-drop erőforrás-ütemezésre van szükségük | Vizuális erőforrás-ütemezés, szabadságok nyomon követése, kihasználtsági jelentések, valós idejű ütemezés | Fizetős csomagok 8,50 USD/fő/hó áron |
| Resource Guru | Lean csapatok, akik drag-and-drop munkaterhelés-ütemezést szeretnének helyőrzőkkel | Erőforrás-helyfoglalók, ideiglenes foglalások, hőtérképek, ütközéskezelés | Fizetős csomagok 5 USD/fő/hó áron |
| Trello | Kisvállalkozásoknál működő csapatok, amelyeknek vizuális feladatkezelésen keresztül könnyű áttekinthetőségre van szükségük a munkaterhelés tekintetében | Műszerfal nézet, tagonkénti kártyaszám, Naptár és Idővonal nézetek, Butler automatizálás | Ingyenes csomag elérhető; fizetős csomagok 5 USD/felhasználó/hó áron |
| Motion | Egyének és kis csapatok, akik olyan AI-alapú automatikus ütemezést szeretnének, amely automatikusan újraegyensúlyozza a munkaterhelést | AI-alapú automatikus ütemezés, intelligens prioritáskezelés, naptárintegráció | Fizetős csomagok 29 USD/felhasználó/hó áron |
Hogyan értékeljük a szoftvereket a ClickUp-nál
Szerkesztői csapatunk átlátható, kutatásokon alapuló és gyártóktól független eljárást követ, így biztos lehet benne, hogy ajánlásaink a termékek valós értékén alapulnak.
Íme egy részletes áttekintés arról, hogyan értékeljük a szoftvereket a ClickUp-nál.
Mire kell figyelni az intelligens munkaterhelés-kiegyensúlyozó eszközöknél?
Az intelligens munkaterhelés-kiegyensúlyozó eszközök értékelésekor három alapvető képességre kell összpontosítania: a láthatóságra, a rugalmasságra és az intelligenciára.
A láthatóság segítségével megtudhatja, kinek van túlterhelése, kinek van szabad kapacitása, és hogyan oszlik meg a munka a csapat tagjai között. Valójában olyan valós idejű irányítópultokat érdemes keresnie, amelyek automatikusan gyűjtik az adatokat a feladatokból, az időkövetésből és a naptárakból.
A rugalmasság azért fontos, mert minden csapat másképp közelíti meg a kapacitástervezést. Egyesek az órákat követik nyomon, mások sztoripontokat használnak, sokan pedig egyszerűen csak a feladatokat számolják. A megfelelő eszközzel a saját módszere szerint határozhatja meg a kapacitást – legyen az heti 40 óra, a párhuzamosan futó projektek maximális száma vagy a feladat típusonkénti egyéni erőfeszítési pontszámok.
Az intelligencia különbözteti meg az alapvető feladatkezelőket a valódi munkaterhelés-kiegyensúlyozó eszközöktől. Az AI-alapú funkciók jelzik a potenciális szűk keresztmetszeteket, mielőtt a határidők lejárnának, javaslatot tesznek a feladatok újraelosztására a rendelkezésre állás alapján, és akár automatizálják is a munkaterhelés elosztását az Ön által meghatározott szabályok alapján.
Íme a legfontosabb értékelendő jellemzők:
- Egyéni kapacitásbeállítások: Beállíthatja-e az egyéni munkaidőt, figyelembe veheti-e a részmunkaidős beosztásokat és a szabadságokat?
- Többféle munkaterhelés-nézet: Rendelkezik idővonal-, naptár- és lista-nézettel, hogy a különböző érdekelt felek a saját igényeiknek megfelelően láthassák az adatokat?
- Integrációk: Összekapcsolható-e a meglévő naptár-, időkövető és projektkezelő eszközeivel, hogy elkerülje az adatok duplikált bevitelét?
- Riasztások és értesítések: Proaktívan figyelmeztet-e, ha valaki túllépi a kapacitást, vagy veszélybe kerül egy határidő?
- Jelentések: Képes nyomon követni a kihasználtsági trendeket az idő függvényében, hogy azok alapján megalapozott döntéseket hozhasson a felvételekről és a folyamatok fejlesztéséről?
👀 Tudta? A munkavállalók 62%-a szerint az AI máris időt takarít meg számukra, az AI-vel kapcsolatos munkakörökben dolgozók pedig átlagosan napi 1,5 órát nyernek vissza.
Vessünk egy pillantást a legjobb munkaterhelés-kiegyensúlyozó eszközökre, amelyek közül választhat:
A csapatok számára legalkalmasabb 10 intelligens munkaterhelés-kiegyensúlyozó eszköz
Vessünk egy pillantást a legjobb munkaterhelés-kiegyensúlyozó eszközökre, amelyek közül választhat:
1. ClickUp (A legjobb a teljes munkaterhelés átláthatóságához és a projektmenedzsmenthez AI-alapú munkafolyamatokkal)

Szinte lehetetlen nyomon követni a csapat munkaterhelését, ha minden feladat különböző eszközökön található. Az erőforrások átláthatósága egy platformon található, míg a tényleges tervezés és végrehajtás máshol zajlik. Ez csak a munka szétszóródásához vezet, ami elmulasztott átadásokban, túlterhelt csapattagokban és állandó átszervezésekben nyilvánul meg.
A ClickUp, a világ első konvergens AI-munkaterülete, a munkaterhelés átláthatóságát és végrehajtását egyazon működési rétegbe egyesíti.
Vessünk rá egy pillantást 👇
Fedezze fel a túlterhelést, mielőtt az szűk keresztmetszetté válna
A ClickUp Workload View a munkaterületen már kiosztott feladatok alapján megmutatja, ki haladja meg a kapacitását és miért. Nagyítson napokról hónapokra, hogy átlássa a teljes képet, majd egyszerűen kattintson bármelyik üres helyre, hogy pontosan ott hozzon létre egy feladatot, ahol szüksége van rá.
Váltson a rendelkezésre állás és a kapacitás megjelenítése között, hogy összehasonlítsa, mire vállaltak kötelezettséget az emberek, és mit tudnak reálisan vállalni.

Miután csoportosított a feladatkiosztottak szerint, beállíthat kapacitási korlátokat személyenként, és a ClickUp ezeket a korlátokat alkalmazza a munkaterület összes munkaterhelés-nézetében. Ez azonnal láthatóvá teszi a túlterhelést, egyszerű színjelzésekkel, amelyek jelzik, ha a kapacitás alul-, felül- vagy éppen a határértéknél van.
Tudjon meg többet a ClickUp munkaterhelés-kiegyensúlyozásáról ebben a videóban:
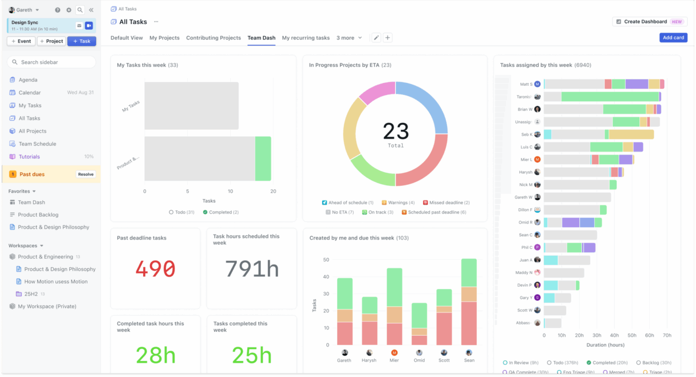
Hozzon létre egy valós idejű munkaterhelés-irányító központot
A ClickUp irányítópultjai élő, vezetői szintű áttekintést nyújtanak a munkaterhelésről és a teljesítésről anélkül, hogy öt különböző helyről kellene jelentéseket összegyűjtenie. Valós idejű kártyák segítségével nyomon követheti, mi halad a terv szerint, mi áll veszélyben, és hol szűkül a kapacitás.

A munkaterhelés-kiegyensúlyozás terén itt válik a jel cselekvésre alkalmas információvá. A csapatok általában a műszerfalakat idő- és munkaterhelés-jelentésekkel párosítják, hogy nyomon kövessék a kihasználtsági trendeket, a késedelmes munkákat és az átbocsátási teljesítményt, majd lehatolnak azokra a pontos ClickUp-feladatokra, amelyek a szűk keresztmetszetet okozzák.
Végezzen okosabb kapacitástervezést a csapat egészére kiterjedő erőforrás-kezeléssel
A ClickUp Resource Management for Teams egy gondosan összeállított erőforrás-tervezési megoldás a napi személyzeti döntésekhez. Egy helyen egyesíti az időnyilvántartást, a kapacitás-áttekintéseket és a csapatkoordinációt.

Megkapja azokat az alapvető építőelemeket, amelyekre csapata támaszkodhat a munkaterhelés kiegyensúlyozásához. Használja a ClickUp időkövető funkcióját, hogy megértse, hova tűnnek az órák, használjon olyan nézeteket, mint az Idővonal, hogy tervezzen és újraegyensúlyozzon a dátumok között, és tartsa zökkenőmentesnek az együttműködést a ClickUp Csevegővel. A legjobb rész? Mindez ugyanazon a munkaterületen.
Ezeket kiegészítheti a ClickUp kontextusfüggő mesterséges intelligenciájával, a ClickUp Brain-nel, amely valós időben válaszol a kérdésekre, és segít a csapatoknak gyorsabban átlépni a tervezésről a cselekvésre.

A ClickUp legjobb funkciói
- Tervezzen a tényleges erőfeszítések alapján: A ClickUp Time Estimates segítségével pontosabban előre jelezheti a munkaterhelést, így a kapacitás tükrözi az erőfeszítéseket és a feladatok számát
- Vizuálisan tervezze meg az ütemterveket: Használja a ClickUp Naptárat a feladatok és határidők napokra és hetekre történő elosztásához, így a munkaterhelés-ütközések már korán láthatóvá válnak. Szükség esetén akár automatikusan is blokkolhatja a koncentrációs időt, és átrendezheti a feladatok prioritásait.
- Automatizálja az átadásokat: Tartsa mozgásban a munkát a ClickUp Automations segítségével, amely feladatváltáskor kijelöli a felelősöket, frissíti az állapotokat és elindítja a nyomon követést
- Ne hagyja ki a határidőket: Használja a ClickUp emlékeztetőit, hogy emlékeztesse magát vagy csapattársait a nyomon követendő feladatokra, a határidőkre és a gyors ellenőrzésekre anélkül, hogy további feladatokat kellene létrehoznia
- Szinkronizálja rendszerét: Csatlakoztassa a ClickUp-ot olyan eszközökhöz, mint a Slack, a Google Drive és a GitHub a ClickUp Integrations segítségével, így a frissítések manuális másolás nélkül is eljutnak a felhasználókhoz
- A koordináció delegálása: Használja a ClickUp Super Agents szolgáltatást a tevékenységek nyomon követéséhez, több lépésből álló munkafolyamatok létrehozásához, az érdekelt felek számára készülő jelentések elkészítéséhez és még sok minden máshoz
A ClickUp előnyei és hátrányai
Előnyök:
- A konvergált munkaterület megszünteti az eszközök szétszóródását: A feladatok, dokumentumok, csevegés és a munkaterhelés-nézetek egy platformon találhatók, így a kapacitási adatok pontosak maradnak anélkül, hogy külön eszközök között manuálisan kellene szinkronizálni. A csapatok az alkalmazások közötti váltás nélkül is átlátják a teljes képet
- Az AI-alapú betekintés megvalósítható ajánlásokat kínál: A ClickUp Brain nem csupán megjeleníti az adatokat, hanem értelmezi is azokat. Kapjon proaktív javaslatokat a feladatok újraelosztására és a szűk keresztmetszetek megelőzésére a munkaterület valós idejű elemzése alapján
- Részletesen testreszabható kapacitásdefiníciók: Akár órában, történetpontokban, feladatok számában vagy egyéni erőfeszítési pontszámokban méri a csapat a munkát, a ClickUp az Ön igényeihez igazodik. Állítson be személyenként eltérő kapacitáskorlátokat, hogy figyelembe vegye a részmunkaidős beosztásokat, a változó szerepköröket vagy az egyéni preferenciákat
Hátrányok:
- Egy kis tanulási görbe a fejlett kapacitásbeállítások első felfedezésekor
A ClickUp árai
ClickUp értékelések és vélemények
- G2: 4,7/5 (több mint 11 300 értékelés)
- Capterra: 4,6/5 (több mint 4500 értékelés)
Mit mondanak a ClickUp-ról a valódi felhasználók?
Egy G2-felhasználó így nyilatkozik:
A ClickUp teljesen felváltotta a Trellót, a Slack Threads-et és a Gdocs-ot a cégünknél. A legjobban a testreszabható irányítópultokat szeretem. Készítettem egyet, amelyen egy pillantásra láthatók az összes ügyfélprojekt határideje, a költségvetés állapota és a csapat munkaterhelése. Az automatizálások is hatalmas időmegtakarítást jelentenek. Amikor egy feladat átkerül az ügyfél általi ellenőrzésre, a rendszer automatikusan értesíti a megfelelő személyt és rögzíti az időt. A dokumentumkezelő funkció most már megbízhatóan kezeli a stratégiákat és az SOP-okat, az AI-segítő pedig valóban hasznos a briefek gyors alfeladatokká alakításához. Összességében rendkívül hasznos.
💡 Profi tipp: A kiegyensúlyozott munkaterhelés nem csupán a termelékenységről szól, hanem arról is, hogy megvédje csapatát a kiégéstől. A ClickUp Super Agents segíthet a vezetőknek abban, hogy időben felismerjék az egyenlőtlen munkaterhelést, támogassák a csapattagokat, mielőtt azok túlterheltté válnának, és fenntarthatóbb munkatempót alakítsanak ki.
Például:
Válasszon a több mint 650 előre elkészített Super Agent közül, és hozza létre még ma a sajátját!
🚀 A ClickUp előnye: Használja a ClickUp Brain MAX-ot hangalapú keresősávként az erőforrás-kezeléshez.
A Brain MAX segítségével egy helyről kereshet a ClickUp-ban, az interneten, valamint a csatlakoztatott alkalmazások, például a Google Drive, a SharePoint és a GitHub fájljaiban. Ezután csak át kell váltania a Talk-to-Text funkció ra, hogy kezetek nélkül tegyen fel kérdéseket, miközben a tervezés közepén tart.
Egy G2-felhasználó így nyilatkozik:
A ClickUp teljesen felváltotta a Trellót, a Slack Threads-et és a Gdocs-ot a cégünknél. A legjobban a testreszabható irányítópultokat szeretem. Készítettem egyet, amelyen egy pillantásra láthatók az összes ügyfélprojekt határideje, a költségvetés állapota és a csapat munkaterhelése. Az automatizálások is hatalmas időmegtakarítást jelentenek. Amikor egy feladat átkerül az ügyfél általi ellenőrzésre, a rendszer automatikusan értesíti a megfelelő személyt és rögzíti az időt. A dokumentumkezelő funkció most már megbízhatóan kezeli a stratégiákat és az SOP-okat, az AI-segítő pedig valóban hasznos a briefek gyors alfeladatokká alakításához. Összességében rendkívül hasznos.
A ClickUp teljesen felváltotta a Trellót, a Slack Threads-et és a Gdocs-ot a cégünknél. A legjobban a testreszabható irányítópultokat szeretem. Készítettem egyet, amelyen egy pillantásra láthatók az összes ügyfélprojekt határideje, a költségvetés állapota és a csapat munkaterhelése. Az automatizálások is hatalmas időmegtakarítást jelentenek. Amikor egy feladat átkerül az ügyfél általi ellenőrzésre, a rendszer automatikusan értesíti a megfelelő személyt és rögzíti az időt. A dokumentumkezelő funkció most már megbízhatóan kezeli a stratégiákat és az SOP-okat, az AI-segítő pedig valóban hasznos a briefek gyors alfeladatokká alakításához. Összességében rendkívül hasznos.
💡 Profi tipp: A kiegyensúlyozott munkaterhelés nem csupán a termelékenységről szól, hanem arról is, hogy megvédje csapatát a kiégéstől. A ClickUp Super Agents segíthet a vezetőknek abban, hogy időben felismerjék az egyenlőtlen munkaterhelést, támogassák a csapattagokat, mielőtt azok túlterheltté válnának, és fenntarthatóbb munkatempót alakítsanak ki.
Például:
- A Schedule Manager Agent a megbeszéléseket, a feladatokat és a koncentrációs időt egy reális heti ütemtervbe szervezi, amely a prioritások változásához igazodik.
- A Priorities Manager Agent folyamatosan értékeli a feladatok prioritásait a változó határidők, függőségek és munkaterhelés alapján, így biztosítva a csapat összpontosítását.
- A Task Prioritizer Agent minden feladatot sürgősség, hatás és erőfeszítés szerint értékel, így a csapatok mindig tudják, mire kell összpontosítaniuk.
Válasszon a több mint 650 előre elkészített Super Agent közül, és hozza létre még ma a sajátját!
🚀 A ClickUp előnye: Használja a ClickUp Brain MAX-ot hangalapú keresősávként az erőforrás-kezeléshez.

A Brain MAX segítségével egy helyről kereshet a ClickUp-ban, az interneten, valamint a csatlakoztatott alkalmazások, például a Google Drive, a SharePoint és a GitHub fájljaiban. Ezután csak át kell váltania a Talk-to-Text funkció ra, hogy kezetek nélkül tegyen fel kérdéseket, miközben a tervezés közepén tart.
2. Asana (A legjobb a munkaterhelés és a kapacitás tervezéséhez funkciók közötti projektekben)

Az Asana a munkaterhelés-kiegyensúlyozást a Workload nézeten keresztül valósítja meg, amely a csapat tagjainak kiosztott feladatait egy idővonalon jeleníti meg az Ön által meghatározott kapacitási korlátokkal. A Work Graph adatmodellje összekapcsolja a feladatokat az emberekkel, a projektekkel és az idővonalakkal. Ez portfóliószintű áttekintést biztosít arról, hogyan oszlik el a munka a csapatok és kezdeményezések között.
A több projektet kezelő szervezetek számára az Asana portfólió funkciói lehetővé teszik a vezetők számára, hogy áttekintsék az egész részleg vagy üzleti egység munkaterhelését.
Ráadásul az Asana AI Studio kódírás nélküli automatizált munkafolyamatokat tesz lehetővé, amelyek segítenek a munkaterhelés kezelésében – például automatikusan jelzik azokat a feladatokat, amelyek miatt valaki túlterhelté válik, vagy a rendelkezésre állás alapján javasolnak újbóli feladat-elosztást.
Az Asana legjobb funkciói
- A munkaterhelés másodpercek alatt újraelosztása: A Workload segítségével megtekintheti a csapattagok kapacitásjelzőit, és a feladatok áthúzásával újraoszthatja vagy átütemezheti azokat, ha valaki túlterhelt
- Tervezze meg a személyzeti létszámot a feladatok szintjén túlmutató részletességgel: Használja a kapacitástervezést, hogy időben osztja be az embereket a projektekhez/munkacsoportokhoz, és így átfogóbb képet kapjon a személyzeti létszámról
- A terhelés számszerűsítése a ráfordított munkával: Adjon hozzá ráfordítás mezőket (órák/pontok egy numerikus egyéni mezőn keresztül), hogy a munkaterhelés a feladatok súlyát tükrözze, ne csak a feladatok számát
Az Asana előnyei és hátrányai
Előnyök:
- A hatékony portfóliókezelési funkciók lehetővé teszik a munkaterhelés átláthatóságát az egyes részlegek és üzleti egységek között
- A Work Graph architektúra intelligens betekintést nyújt a feladatok közötti kapcsolatokba és függőségekbe
- Támogatja a szervezeteket fejlett vezérlési funkciókkal, jelentésekkel és több csapat közötti koordinációval
Hátrányok:
- A munkaterhelés-nézet csak a fizetős csomagokban érhető el, ami korlátozza a kisebb csapatok hozzáférését
- A funkciók széles skálája miatt az új felhasználók számára a tanulási görbe meredek lehet
- A mobilalkalmazások funkcionalitása elmarad a számítógépes verzióktól, ami kevésbé kényelmessé teszi a munkaterhelés menedzselését útközben
Az Asana árai
- Ingyenes
- Starter: 13,99 USD/felhasználó/hónap
- Haladó: 30,99 USD/felhasználó/hónap
- Vállalati: Egyedi árazás
Asana értékelések és vélemények
- G2: 4,4/5 (több mint 13 000 értékelés)
- Capterra: 4,5/5 (több mint 13 000 értékelés)
Egy G2-felhasználó így nyilatkozik:
Az Asanában leginkább azt szeretem, hogy egy helyen világosan láthatom mindazt, amit meg kell tennem. Startup-vállalkozásnál dolgozó fejlesztőként gyakran több feladatot is egyszerre kell kezelnem, és az Asana segítségével könnyen nyomon követhetem a prioritásokat, a határidőket és az előrehaladást anélkül, hogy elveszettnek érezném magam. Az is tetszik, hogy a nagy funkciókat kisebb feladatokra bonthatom, és a munka során frissíthetem az állapotukat. A táblás és a listás nézetek egyaránt hasznosak attól függően, hogy hogyan szeretném vizualizálni a munkámat, és a feladatokon belüli közvetlen megbeszélésekkel elkerülhető a zavar és a szétszórt kommunikáció.
Mit mondanak az Asanáról a valódi felhasználók?
Egy G2-felhasználó így nyilatkozik:
Az Asanában leginkább azt szeretem, hogy egy helyen világosan láthatom mindazt, amit meg kell tennem. Startup-vállalkozásnál dolgozó fejlesztőként gyakran több feladatot is egyszerre kell kezelnem, és az Asana segítségével könnyen nyomon követhetem a prioritásokat, a határidőket és az előrehaladást anélkül, hogy elveszettnek érezném magam. Az is tetszik, hogy a nagy funkciókat kisebb feladatokra bonthatom, és a munka során frissíthetem az állapotukat. A táblás és a listás nézetek egyaránt hasznosak attól függően, hogy hogyan szeretném vizualizálni a munkámat, és a feladatokon belüli közvetlen megbeszélésekkel elkerülhető a zavar és a szétszórt kommunikáció.
Az Asanában leginkább azt szeretem, hogy egy helyen világosan láthatom mindazt, amit meg kell tennem. Startup-vállalkozásnál dolgozó fejlesztőként gyakran több feladatot is egyszerre kell kezelnem, és az Asana segítségével könnyen nyomon követhetem a prioritásokat, a határidőket és az előrehaladást anélkül, hogy elveszettnek érezném magam. Az is tetszik, hogy a nagy funkciókat kisebb feladatokra bonthatom, és a munka során frissíthetem az állapotukat. A táblás és a listás nézetek egyaránt hasznosak attól függően, hogy hogyan szeretném vizualizálni a munkámat, és a feladatokon belüli közvetlen megbeszélésekkel elkerülhető a zavar és a szétszórt kommunikáció.
📚 Olvassa el még: A legjobb Asana-alternatívák és versenytársak
3. Monday.com (A legjobb vizuális munkaterhelés-kiegyensúlyozáshoz)

A Monday.com vizuális, táblás felületén keresztül teszi elérhetővé a munkaterhelés-elosztást a nem technikai csapatok számára. Rendelkezik egy Workload widgettel, amely a csapat kapacitását és a kiosztott feladatokat egyaránt megjeleníti.
Valójában ez lehetővé teszi a kapacitás többféle módon történő meghatározását és nyomon követését. Adjon hozzá egy „kapacitás” oszlopot bármely táblához, állítson be személyenkénti korlátokat, és a Workload widget automatikusan kiszámítja a kihasználtságot. A kapacitást órában, sztoripontokban vagy bármilyen egyéni mértékegységben mérheti, amely megfelel annak, ahogyan a csapata a munkaterhelést értelmezi.
Ráadásul a Monday AI Assistant segítséget nyújthat a munkaterheléssel kapcsolatos feladatokban, például a csapat állapotának összefoglalásában, a feladatleírások elkészítésében és a munkamegosztás mintáinak azonosításában.
A Monday.com legjobb funkciói
- Túlterhelés felismerése: A Workload nézet segítségével azonosíthatja, ki dolgozik túlterhelten, és ennek megfelelően átcsoportosíthatja a jövőbeli feladatokat.
- Pontosabb munkaterhelés: Konfigurálja a munkaterhelést időtartományok szerint a Dátum/Idővonal segítségével, így a kapacitás pontosan akkor lesz megfelelő, amikor a munka elvégzésére kerül sor
- Kapacitás-előrejelzés erőforrás-szemüvegen keresztül: Rendeljen csapatokat a munkarendekhez (adminisztrátori beállítás), hogy fejlettebb rendelkezésre állási jelzéseket kapjon a Workloadon belül
A Monday.com előnyei és hátrányai
Előnyök:
- A rendkívül intuitív vizuális felület csökkenti a bevezetés korlátait a nem technikai csapatok számára
- A többtermékes ökoszisztéma lehetővé teszi a szervezetek számára, hogy különböző munkafolyamatokat kezeljenek egyetlen platformon
- Az integrációkkal és alkalmazásokkal ellátott erős piactér kiterjeszti a funkcionalitást az egyedi igényű csapatok számára
Hátrányok:
- A csoportos licencminimumok váratlanul megnövelhetik a növekvő csapatok költségeit
- Az automatizálási műveletek korlátai szinttől függően változnak, ami frissítést tehet szükségessé
- A vendégszámlázási modell váratlan költségeket okozhat
A Monday.com árai
- Ingyenes
- Alap: 12 USD/felhasználó/hónap
- Standard: 14 USD/felhasználó/hónap
- Pro: 24 USD/felhasználó/hónap
- Vállalati: Egyedi árazás
Monday.com értékelések és vélemények
- G2: 4,7/5 (több mint 14 000 értékelés)
- Capterra: 4,6/5 (több mint 5000 értékelés)
Mit mondanak a Monday.com valós felhasználói?
Egy G2-felhasználó így nyilatkozik:
Nagyon értékelem, hogy megtekinthetem egy adott projekt munkaterhelését, valamint azt, hogy a munkafolyamat-diagramok világosan és áttekinthetően jelennek meg. A platform kompaktnak és felhasználóbarátnak tűnik, ami megkönnyíti számomra az új projektek gyors beállítását. A funkciók világosan vannak elmagyarázva, és azt is szeretem, hogy milyen gyorsan tudom megszervezni és kezelni a feladatokat, miután minden a helyére került.
Egy G2-felhasználó így nyilatkozik:
Nagyon értékelem, hogy megtekinthetem egy adott projekt munkaterhelését, valamint azt, hogy a munkafolyamat-diagramok világosan és áttekinthetően jelennek meg. A platform kompaktnak és felhasználóbarátnak tűnik, ami megkönnyíti számomra az új projektek gyors beállítását. A funkciók világosan vannak elmagyarázva, és azt is szeretem, hogy milyen gyorsan tudom megszervezni és kezelni a feladatokat, miután minden a helyére került.
Nagyon értékelem, hogy megtekinthetem egy adott projekt munkaterhelését, valamint azt, hogy a munkafolyamat-diagramok világosan és áttekinthetően jelennek meg. A platform kompaktnak és felhasználóbarátnak tűnik, ami megkönnyíti számomra az új projektek gyors beállítását. A funkciók világosan vannak elmagyarázva, és azt is szeretem, hogy milyen gyorsan tudom megszervezni és kezelni a feladatokat, miután minden a helyére került.
📚 Olvassa el még: A legjobb monday.com alternatívák és versenytársak
👀 Tudta ezt? A ClickUp munkahelyi kommunikációs jelentése szerint 23 percbe telik, mire az ember újra összpontosítani tud egy megszakítás után, és a tudásmunkások 83%-a elmerül a szétszórt e-mailekben és csevegésekben, ahol a fontos információk elvesznek.
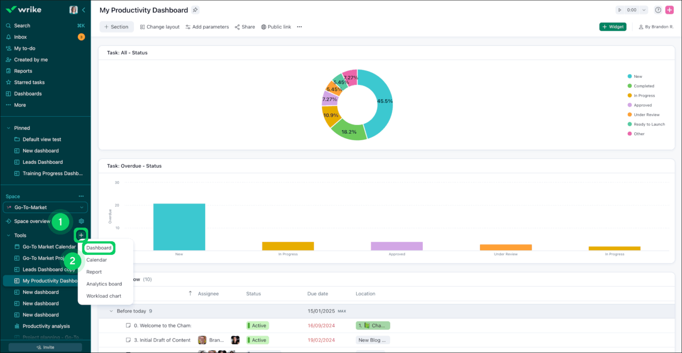
4. Wrike (A legjobb a munkaterhelés erőfeszítés-alapú kiegyensúlyozásához, drag-and-drop backlog funkcióval)

A Wrike hasznos megoldás azoknak a csapatoknak, amelyeknek a projektkövetés mellett fejlett erőforrás-kezelésre is szükségük van. A platform erőforrás-kezelési modulja részletes áttekintést nyújt a munkaterhelésről, beleértve a ráfordítások nyomon követését, a kapacitástervezést és a potenciális szűk keresztmetszetekre vonatkozó, mesterséges intelligencián alapuló előrejelzéseket.
A Wrike a Backlog Box segítségével a munkaterhelési diagramokban is kiegyensúlyozza a napi munkát. A még nem kiosztott feladatokat egy várakozó területen tárolja, így csak akkor húzhatja át a munkát a megfelelő személyhez, ha az rendelkezik kapacitással.
Emellett részletes testreszabási lehetőségeket kínál az elemek, mezők és munkafolyamatok tekintetében, amelyek tükrözik a szervezet folyamatait.
A Wrike legjobb funkciói
- Erőforrás-kezelő modul: Kövesse nyomon a csapat kapacitását, munkáját és kihasználtságát ezzel a speciális funkcióval
- Work Intelligence AI: Használja a Wrike mesterséges intelligenciáját a munkaterhelési minták és a projektadatok elemzésére, hogy proaktívan felismerje a kockázatokat
- Fejlett irányítópultok és jelentések: Készítsen egyedi irányítópultokat, amelyek nyomon követik a kihasználtsági trendeket, összehasonlítják a tervezett és a tényleges munkaterhelést, valamint azonosítják a tartós egyensúlyhiányokat
A Wrike előnyei és hátrányai
Előnyök:
- A vállalati szintű biztonság és megfelelőség miatt szabályozott iparágak számára is alkalmas
- A mélyreható testreszabási lehetőségek lehetővé teszik a csapatok számára, hogy olyan munkafolyamatokat alakítsanak ki, amelyek tükrözik a szervezet egyedi folyamatait.
- A kreatív és marketing csapatok nagyra értékelik a hatékony lektorálási és jóváhagyási munkafolyamatokat
Hátrányok:
- A meredek tanulási görbe és a felhasználói felület bonyolultsága túlterhelő lehet az új felhasználók számára
- A tényleges teljes tulajdonlási költség emelkedik, ha a kiegészítőket is figyelembe vesszük
- A kezdeti beállítás jelentős időbefektetést igényel, és gyakran előnyös, ha egy dedikált rendszergazda végzi el.
A Wrike árai
- Ingyenes
- Team: 10 USD/felhasználó/hónap
- Üzleti: 25 USD/felhasználó/hónap
- Pinnacle: Egyedi árazás
- Apex: Egyedi árazás
Wrike értékelések és vélemények
- G2: 4,2/5 (több mint 4000 értékelés)
- Capterra: 4,4/5 (több mint 2000 értékelés)
Mit mondanak a Wrike-ról a valódi felhasználók?
Egy G2-felhasználó így nyilatkozik:
A Wrike központosítja az ügyfelekkel kapcsolatos munkát, a jóváhagyásokat és a feladatok felelősségi körét, így 5 fős csapatunknak nem kell e-mailekben és csevegőprogramokban keresgélnie a szálakat. A műszerfalak és a munkaterhelés-nézetek valós idejű képet adnak a projekt állapotáról, az automatizálások pedig kiküszöbölik az ismétlődő nyomon követéseket, így gyorsabban haladunk előre anélkül, hogy növelnénk a létszámot.
Egy G2-felhasználó így nyilatkozik:
A Wrike központosítja az ügyfelekkel kapcsolatos munkát, a jóváhagyásokat és a feladatok felelősségi körét, így 5 fős csapatunknak nem kell e-mailekben és csevegőprogramokban keresgélnie a szálakat. A műszerfalak és a munkaterhelés-nézetek valós idejű képet adnak a projekt állapotáról, az automatizálások pedig kiküszöbölik az ismétlődő nyomon követéseket, így gyorsabban haladunk előre anélkül, hogy növelnénk a létszámot.
A Wrike központosítja az ügyfelekkel kapcsolatos munkát, a jóváhagyásokat és a feladatok felelősségi körét, így 5 fős csapatunknak nem kell e-mailekben és csevegőprogramokban keresgélnie a szálakat. A műszerfalak és a munkaterhelés-nézetek valós idejű képet adnak a projekt állapotáról, az automatizálások pedig kiküszöbölik az ismétlődő nyomon követéseket, így gyorsabban haladunk előre anélkül, hogy növelnénk a létszámot.
📚 Olvassa el még: A legjobb Wrike-alternatívák és versenytársak
📮 ClickUp Insight: A vezetők 31%-a a vizuális táblákat részesíti előnyben, míg mások a Gantt-diagramokra, a műszerfalakra vagy az erőforrás-nézetekre támaszkodnak.
De a legtöbb eszköz arra kényszeríti, hogy válasszon egyet. Ha a nézet nem felel meg a gondolkodásmódjának, az csak újabb súrlódási ponttá válik.
A ClickUp segítségével nem kell választania. Egyetlen kattintással válthat az AI-alapú Gantt-diagramok, Kanban-táblák, irányítópultok vagy a munkaterhelés-nézet között. A ClickUp AI-jével pedig automatikusan létrehozhat személyre szabott nézeteket vagy összefoglalókat attól függően , hogy ki nézi őket – legyen az Ön, egy vezető vagy a tervezője.
💫 Valódi eredmények: A CEMEX a ClickUp segítségével 15%-kal gyorsította fel a termékbevezetéseket, és a kommunikációs késleltetéseket 24 óráról másodpercekre csökkentette.
📮 ClickUp Insight: A vezetők 31%-a a vizuális táblákat részesíti előnyben, míg mások a Gantt-diagramokra, a műszerfalakra vagy az erőforrás-nézetekre támaszkodnak.
De a legtöbb eszköz arra kényszeríti, hogy válasszon egyet. Ha a nézet nem felel meg a gondolkodásmódjának, az csak újabb súrlódási ponttá válik.
A ClickUp segítségével nem kell választania. Egyetlen kattintással válthat az AI-alapú Gantt-diagramok, Kanban-táblák, irányítópultok vagy a munkaterhelés-nézet között. A ClickUp AI-jével pedig automatikusan létrehozhat személyre szabott nézeteket vagy összefoglalókat attól függően , hogy ki nézi őket – legyen az Ön, egy vezető vagy a tervezője.
💫 Valódi eredmények: A CEMEX a ClickUp segítségével 15%-kal gyorsította fel a termékbevezetéseket, és a kommunikációs késleltetéseket 24 óráról másodpercekre csökkentette.
5. Smartsheet (A legjobb táblázatos munkaterhelés-kiegyensúlyozáshoz)

A Smartsheet azoknak a csapatoknak szól, amelyek munkaterhelés-kiegyensúlyozási funkciókat szeretnének, anélkül, hogy feladnák a megszokott táblázatos felületet. Erőforrás-kezelési modulja dedikált kapacitástervezést biztosít, vizuális hőtérképekkel, amelyek az idő függvényében mutatják a csapat kihasználtságát.
A szabványosított projektportfóliókat kezelő PMO-k számára a Smartsheet Control Center lehetővé teszi sablonos projektkészítést beépített erőforrás-elosztással.
A Smartsheet emellett ötvözi a táblázatkezelő rugalmasságát a kifejezetten projektmenedzsmentre tervezett funkciókkal. A csapatok egyszerű táblázatokkal kezdhetnek, majd igényeik növekedésével fokozatosan átállhatnak a kifinomultabb erőforrás-kezelési funkciókra.
A Smartsheet legjobb funkciói
- Erőforrás-kezelés: Használja a dedikált kapacitástervező modult a csapat rendelkezésre állásának, a projektfeladatoknak és a kihasználtsági arányoknak a megtekintéséhez
- Kapacitási hőtérképek: Színkódolt nézetek segítségével kövesse nyomon a csapat kihasználtságának alakulását az idő függvényében, és gyorsan azonosítsa a túlterheltséget vagy a kihasználatlanságot
- Lapok közötti képletek és jelentések: Több projektlap adatait vonja össze egységes munkaterhelési jelentésekbe
A Smartsheet előnyei és hátrányai
Előnyök:
- Az ismerős táblázatkezelő felület megkönnyíti a tanulást azoknak a csapatoknak, akik már jól ismerik az Excel programot
- A szigorú vállalati irányítás és a szabályozási előírások betartása miatt alkalmas kormányzati és szabályozott iparágak számára
- A Control Center egységesített portfóliókezelést tesz lehetővé a PMO-k számára
Hátrányok:
- Az erőforráskezelés egy külön modul, amely további konfigurációt és esetlegesen további költségeket igényel.
- A teljesítmény nagyon nagy táblázatok esetén vagy a táblázatok közötti képletek intenzív használata esetén lelassulhat.
- Az olyan fejlett funkciók, mint a Control Center és a Bridge, jelentős beállítást igényelnek, és gyakran külön adminisztrációs erőforrásokat is igényelnek
A Smartsheet árai
- Pro: 12 USD/felhasználó/hónap
- Üzleti: 24 USD/felhasználó/hónap
- Vállalati: Egyedi árazás
- Fejlett munkamenedzsment: Egyedi árazás
Smartsheet értékelések és vélemények
- G2: 4,4/5 (több mint 21 000 értékelés)
- Capterra: 4,5/5 (több mint 3000 értékelés)
Mit mondanak a Smartsheetről a valódi felhasználók?
Egy Capterra-felhasználó így nyilatkozik:
Képes a hagyományos táblázatformátumokkal együttműködni, ugyanakkor összetettebb projektmenedzsment feladatokra is használható, például ütemtervek, költségvetések és erőforrások nyomon követésére. Az együttműködési funkciók, mint például a megosztott táblázatok és a valós idejű frissítések, szintén nagy előnyt jelentenek.
Egy Capterra-felhasználó így nyilatkozik:
Képes a hagyományos táblázatformátumokkal együttműködni, ugyanakkor összetettebb projektmenedzsment feladatokra is használható, például ütemtervek, költségvetések és erőforrások nyomon követésére. Az együttműködési funkciók, mint például a megosztott táblázatok és a valós idejű frissítések, szintén nagy előnyt jelentenek.
Képes a hagyományos táblázatformátumokkal együttműködni, ugyanakkor összetettebb projektmenedzsment feladatokra is használható, például ütemtervek, költségvetések és erőforrások nyomon követésére. Az együttműködési funkciók, mint például a megosztott táblázatok és a valós idejű frissítések, szintén nagy előnyt jelentenek.
📚 Olvassa el még: A legjobb Smartsheet-alternatívák és versenytársak
🎥 Bónusz: Az erőforrás-tervezés gyorsan összeomlik, ha a kapacitás, az ütemtervek és a tényleges munka különböző eszközök között oszlik meg. A legjobb AI-eszközök segítenek a túlterhelés korai felismerésében, a munka újraelosztásában és a projektek zökkenőmentes lebonyolításában anélkül, hogy a csapat kiégne.
Nézze meg ezt a videót, hogy megismerje az erőforrás-tervezéshez, ütemezéshez és a csapat kapacitáskezeléséhez használható AI-eszközöket, és lássa, hogyan egyesíti a ClickUp a munkaterhelés átláthatóságát, a tervezést és a végrehajtást egy helyen.
6. Jira (A legjobb sprintszintű kapacitástervezéshez)

A Jira-t széles körben használják az agilis módszertanokat alkalmazó szoftverfejlesztő csapatok, és a munkaterhelés-kiegyenlítő funkciói is ezt a fókuszt tükrözik.
A Sprint kapacitástervezés lehetővé teszi a csapatok számára, hogy sebességcélokat tűzzenek ki, és megnézzék, hogyan viszonyulnak a kiosztott sztoripontok a korábbi kapacitáshoz. Az Advanced Roadmaps ezt kiterjeszti a csapatok közötti tervezésre is, függőségi térképek segítségével.
A fejlesztői csapatok számára a Jira erőssége a fejlesztési munkafolyamatba való mély integráció. A munkaterhelési adatok a Bitbucket-integráción keresztül kapcsolódnak a kód-commitokhoz, pull requestekhez és telepítésekhez.
A Jira Query Language (JQL) hatékony egyéni szűrőket kínál a munkaterhelés elemzéséhez: lekérdezheti az összes, túlterhelt csapattagoknak kiosztott feladatot, megtalálhatja a még nem kiosztott, felelősre váró munkákat, vagy azonosíthatja a kapacitáskorlátok miatt veszélybe került feladatokat.
A Jira legjobb funkciói
- Tervezze a kapacitást valós idővonalon: Csoportosítsa a munkát csapat vagy sprint szerint a Jira Plans segítségével, és kapcsolja be a „Kapacitás megjelenítése” opciót, hogy lássa, túlterhelődnek-e a következő iterációk
- A munka kiegyensúlyozása becslések alapján: A kapacitástervezés csak akkor veszi figyelembe a munkát, ha a Csapat, a Sprint és a Becslés értékek be vannak állítva, így a terhelési jelzés a ráfordításhoz kapcsolódik
- Térképezze fel a csapatok közötti függőségeket: A csapatok közötti függőségek feltérképezésével még a határidők rögzítése előtt felismerheti az upstream akadályokat
A Jira előnyei és hátrányai
Előnyök:
- Kényelmes megoldás az Agile/Scrum munkafolyamatokban jártas szoftverfejlesztő csapatok számára
- A nagymértékben testreszabható munkafolyamatok és a hatékony JQL kifinomult munkaterhelési lekérdezéseket és jelentéskészítést tesznek lehetővé a műszaki csapatok számára
- A zökkenőmentes integráció az Atlassian ökoszisztémával egységes képet ad a fejlesztési munkáról és a dokumentációról
Hátrányok:
- A nem technikai felhasználók számára meredek a tanulási görbe; a felület zsúfoltnak és nyomasztónak tűnhet
- A munkaterhelés-kezelő funkciók elsősorban sprintalapú munkavégzésre lettek kialakítva, ezért kevésbé alkalmasak a folyamatos munkafolyamatokkal rendelkező csapatok számára.
- A kapacitástervezéssel ellátott fejlett ütemtervekhez Premium vagy Enterprise szint szükséges
A Jira árai
- Ingyenes
- Standard: 7,91 USD/felhasználó/hónap
- Premium: 14,54 USD/felhasználó/hónap
- Vállalati: Egyedi árazás
Jira értékelések és vélemények
- G2: 4,3/5 (több mint 7000 értékelés)
- Capterra: 4,4/5 (több mint 15 000 értékelés)
Mit mondanak a Jira valós felhasználói?
Egy Capterra-felhasználó így nyilatkozik:
A Jira egyszerűvé teszi a sprinttervezést és a feladatok nyomon követését, segítve a fejlesztői csapatokat abban, hogy összehangoltan dolgozzanak, zökkenőmentesen együttműködjenek és egyértelműen mérjék az előrehaladást.
Egy Capterra-felhasználó így nyilatkozik:
A Jira egyszerűvé teszi a sprinttervezést és a feladatok nyomon követését, segítve a fejlesztői csapatokat abban, hogy összehangoltan dolgozzanak, zökkenőmentesen együttműködjenek és egyértelműen mérjék az előrehaladást.
A Jira egyszerűvé teszi a sprinttervezést és a feladatok nyomon követését, segítve a fejlesztői csapatokat abban, hogy összehangoltan dolgozzanak, zökkenőmentesen együttműködjenek és egyértelműen mérjék az előrehaladást.
📚 Olvassa el még: A legjobb Jira-alternatívák agilis csapatok számára
🧠 Érdekesség: A Scrum valójában a rögbiről kapta a nevét! Az egész ötlet abból indult, hogy a csapat scrumba áll, hogy előre mozgassa a labdát.
7. Float (A legjobb drag-and-drop erőforrás-ütemezéshez)

A Float egy kifejezetten ügynökségek és szakmai szolgáltató cégek számára kifejlesztett erőforrás-ütemező eszköz. A munkaterhelési funkciókat hozzáadó projektmenedzsment platformokkal ellentétben a Float alapvető funkciója az erőforrás-ütemezés. Különösen hatékony olyan csapatok számára, ahol a számlázható kihasználtság az elsődleges mutató.
Ráadásul a vizuális ütemterv minden csapattag feladatait színes sávokként jeleníti meg egy idővonalon, kapacitásjelzőkkel, amelyek feltárják a túlterheltséget vagy a rendelkezésre álló kapacitást. A drag-and-drop ütemezés megkönnyíti a feladatok újraelosztását, és a felület valós időben frissül a változtatásokkal.
Azok számára, akiknek nincs szükségük teljes körű projektmenedzsmentre, de elengedhetetlenül fontos számukra az erőforrások átláthatósága, a Float megmutatja, ki áll rendelkezésre, anélkül, hogy felesleges funkciók zavarnák a munkát.
A Float legjobb funkciói
- Vizuális erőforrás-ütemterv: Minden csapattag egy sorban jelenik meg, feladatai pedig színes sávokként jelennek meg az idővonalon
- Szabadság- és rendelkezésre állás-kezelés: Kövesse nyomon a szabadságokat, a betegszabadságokat és az egyéb távollétet közvetlenül a naptárban
- Kihasználtsági jelentések: Kövesse nyomon a számlázható és a nem számlázható időt, hasonlítsa össze a tervezett és a tényleges órákat, és elemezze a kihasználtsági trendeket az idő függvényében
A Float előnyei és hátrányai
Előnyök:
- Az erőforrás-ütemezésre kifejlesztett felületet a kapacitástervezéshez optimalizálták, így használata egyszerű.
- A letisztult, intuitív vizuális kialakításnak köszönhetően egy pillantásra áttekinthető a csapat munkaterhelése
- A hatékony szabadságkezelés biztosítja, hogy a kapacitásszámítások tükrözzék a tényleges rendelkezésre állást
Hátrányok:
- A korlátozott projektmenedzsment funkciók miatt a csapatoknak külön eszközre van szükségük a feladatok nyomon követéséhez és az együttműködéshez
- A jelentések részletessége nem feltétlenül felel meg a vállalati követelményeknek a komplex kihasználtsági elemzések tekintetében
- Az integrációk elérhetők, de beállítást igényelnek; a Float a legjobban akkor működik, ha összekapcsolja a projektmenedzsment és az időkövető eszközeivel
Float árazás
- Starter: 8,50 USD/fő/hónap
- Pro: 14 USD/fő/hónap
- Vállalati: Egyedi árazás
Float értékelések és vélemények
- G2: 4,3/5 (több mint 2000 értékelés)
- Capterra: 4,5/5 (több mint 1000 értékelés)
Mit mondanak a Floatról a valódi felhasználók?
Egy G2-felhasználó így nyilatkozik:
A Float egy remek erőforrás-kezelő eszköz, amely megkönnyíti az ütemezést és a tervezést. A felület egyszerű és könnyen használható, még a kezdők számára is. Imádom, hogy gyorsan láthatom a csapatom rendelkezésre állását, és elkerülhetem az ütemezési ütközéseket. Az a lehetőség, hogy a csapat munkaterhelése alapján oszthatom ki a feladatokat, segít a dolgok szervezettségének és a terv szerinti haladásának biztosításában.
Egy G2-felhasználó így nyilatkozik:
A Float egy remek erőforrás-kezelő eszköz, amely megkönnyíti az ütemezést és a tervezést. A felület egyszerű és könnyen használható, még a kezdők számára is. Imádom, hogy gyorsan láthatom a csapatom rendelkezésre állását, és elkerülhetem az ütemezési ütközéseket. Az a lehetőség, hogy a csapat munkaterhelése alapján oszthatom ki a feladatokat, segít a dolgok szervezettségének és a terv szerinti haladásának biztosításában.
A Float egy remek erőforrás-kezelő eszköz, amely megkönnyíti az ütemezést és a tervezést. A felület egyszerű és könnyen használható, még a kezdők számára is. Imádom, hogy gyorsan láthatom a csapatom rendelkezésre állását, és elkerülhetem az ütemezési ütközéseket. Az a lehetőség, hogy a csapat munkaterhelése alapján oszthatom ki a feladatokat, segít a dolgok szervezettségének és a terv szerinti haladásának biztosításában.
📮ClickUp Insight: A munkavállalók 33%-a számára a döntéshozatal felelőssége vagy nem egyértelmű, vagy folyamatosan változik. Az eredmény? Zavar, habozás és befejezetlenül maradt fontos munkák.
De mi lenne, ha a felelősségvállalás automatikusan történne? A ClickUp AI Assign funkciójával a feladatok azonnal a legmegfelelőbb személyhez kerülnek, figyelembe véve a munkaterhelést, a szerepet és a feladatkört. Nincs többé kézi átadás. Csak egyértelmű, intelligens felelősségvállalás a kezdetektől fogva. 🎯
8. Resource Guru (A legjobb drag-and-drop munkaterhelés-ütemezéshez helyőrzőkkel)

A Resource Guru elsősorban az erőforrás-ütemezésre és a kapacitástervezésre összpontosít, tiszta, egyszerű felülettel. A csapat rendelkezésre állását egy vizuális idővonalon jeleníti meg, ahol drag-and-drop módszerrel ütemezheti a csapattagokat, egy pillanat alatt áttekintheti a kapacitást, és azonosíthatja az ütemezési ütközéseket.
A Resource Guru jó választás azoknak a csapatoknak, amelyek dedikált erőforrás-kezelést szeretnének egy teljes körű projektmenedzsment-csomag nélkül.
A platform integrálható a népszerű projektmenedzsment- és naptárszolgáltatásokkal, így a meglévő munkafolyamatok tetején erőforrás-ütemező rétegként működhet.
A Resource Guru legjobb funkciói
- Erőforrások tervezése: Használjon erőforrás-helyőrzőket a kapacitás azonnali lefoglalásához, majd ha már tudja, ki végzi a munkát, húzza a foglalásokat a megfelelő személyhez.
- Ideiglenes foglalások hozzáadása: Jelezze a bizonytalanságot (jóváhagyás, hatókör vagy időzítés függőben), miközben az ideiglenes foglalásokkal a menetrend hiteles marad.
- A túlterhelés azonnali felismerése: Hőtérképek és ütközéskezelés segítségével láthatja, ki dolgozik kapacitásán felül vagy alatt, és hol alakulnak ki ütemezési ütközések.
A Resource Guru előnyei és hátrányai
Előnyök:
- Az egyszerű, célzott felületnek köszönhetően a rendszer bevezetése nem igényel hosszadalmas képzést
- A Clash Management proaktívan megakadályozza a túlfoglalásokat, csökkentve ezzel a kézi ellenőrzés szükségességét
- A megfizethető belépési ár köszönhetően kis csapatok és ügynökségek számára is elérhető
Hátrányok:
- A korlátozott projektmenedzsment funkciók miatt külön eszközökre lesz szüksége a feladatok nyomon követéséhez és az együttműködéshez
- A jelentéskészítési funkciók alapvetőek a vállalati erőforrás-kezelési megoldásokhoz képest
- Kevesebb integráció, mint a nagyobb platformoknál, amelyeknél manuális adatbevitelre lehet szükség
A Resource Guru árai
- Grasshopper: 5 USD/fő/hónap
- Blackbelt: 8 USD/fő/hónap
- Master: 12 USD/fő/hónap
A Resource Guru értékelései és véleményei
- G2: 4,6/5 (több mint 400 értékelés)
- Capterra: 4,7/5 (több mint 500 értékelés)
Mit mondanak a Resource Guru-ról a valós felhasználók?
Egy G2-felhasználó így nyilatkozik:
Az RG felhasználóbarát és könnyen kezelhető. Nekünk nagyon jól bevált, mert a menetrendek és a személyzet folyamatosan változik, és gyorsan és egyszerűen frissíthetjük a találkozókat, így mindenki valós időben tájékozott marad.
Egy G2-felhasználó így nyilatkozik:
Az RG felhasználóbarát és könnyen kezelhető. Nekünk nagyon jól bevált, mert a menetrendek és a személyzet folyamatosan változik, és gyorsan és egyszerűen frissíthetjük a találkozókat, így mindenki valós időben tájékozott marad.
Az RG felhasználóbarát és könnyen kezelhető. Nekünk nagyon jól bevált, mert a menetrendek és a személyzet folyamatosan változik, és gyorsan és egyszerűen frissíthetjük a találkozókat, így mindenki valós időben tájékozott marad.
📚 Olvassa el még: A legjobb Resource Guru alternatívák: funkciók, árak és értékelések
9. Trello (A legjobb a munkaterhelés áttekinthetőségéhez a Naptár és az Idővonal nézetek használatával)

A Trello Kanban-alapú megközelítése a munkaterhelés-kiegyensúlyozást vizuálisabbá és kevésbé adatközpontúvá teszi, mint a dedikált erőforrás-kezelő eszközök. A munkamegosztást listánkénti vagy tagonkénti kártyaszámokkal mutatja be, míg a Dashboard nézet a táblák közötti összesített mutatókat jeleníti meg.
Egy pillanat alatt láthatja, hogy hány kártya van az egyes személyeknél, azonosíthatja a szűk keresztmetszeteket a munkafolyamat egyes szakaszaiban, és címkékkel jelölheti a túlterhelt csapattagokat.
A Butler automatizálása kiterjeszti a Trello munkaterhelés-kezelési képességeit. Például értesítést küld, ha valakinek a kijelölt kártyák száma meghaladja a beállított értéket, vagy automatikusan áthelyezi a kártyákat egy „segítségre szorul” listára, amikor közeledik a határidő.
A Trello legjobb funkciói
- Műszerfal nézet: A műszerfalak segítségével nyomon követheti a kártyák számát, a határidők állapotát és a tagokhoz tartozó kártyák számát az összes táblán
- Kártyák száma tagonként: A táblát szűrve gyorsan megtekintheti, hogy az egyes csapattagok hány kártyával rendelkeznek
- Butler automatizálás: Használja a Trello beépített automatizálási funkcióját (Butler) a kártyák automatikus áthelyezéséhez, a tulajdonosok kijelöléséhez és emlékeztetők indításához
A Trello előnyei és hátrányai
Előnyök:
- Intuitív felület, minimális tanulási görbével
- Az egyszerű, kártyalapú rendszer segítségével könnyen áttekinthető a munkamegosztás
- A nagylelkű ingyenes csomag lehetővé teszi a kis csapatok számára, hogy kipróbálják a munkaterhelés-átláthatósági funkciókat
Hátrányok:
- Korlátozott kapacitástervezési funkciók a dedikált erőforrás-kezelő eszközökhöz képest
- A munkaterhelési mutatókat tartalmazó irányítópult nézethez Premium vagy Enterprise csomag szükséges
- Nem komplex erőforrás-ütemezésre tervezték; inkább a feladatok átláthatóságára alkalmas
A Trello árai
- Ingyenes
- Standard: 5 USD/felhasználó/hónap
- Premium: 10 USD/felhasználó/hónap
- Vállalati: 17,50 USD/felhasználó/hónap
Trello értékelések és vélemények
- G2: 4,4/5 (több mint 13 000 értékelés)
- Capterra: 4,5/5 (több mint 23 000 értékelés)
Mit mondanak a Trello-ról a valódi felhasználók?
Egy Capterra-felhasználó így nyilatkozik:
A tábla és a kártyarendszer nagyon intuitív. Imádom, hogy a feladatokat egyszerűen áthúzhatom, ellenőrzőlistákat adhatok hozzá, és mindent vizuálisan rendezett állapotban tarthatok. Az új csapattagok bevonása is nagyon egyszerű.
Egy Capterra-felhasználó így nyilatkozik:
A tábla és a kártyarendszer nagyon intuitív. Imádom, hogy a feladatokat egyszerűen áthúzhatom, ellenőrzőlistákat adhatok hozzá, és mindent vizuálisan rendezett állapotban tarthatok. Az új csapattagok bevonása is nagyon egyszerű.
A tábla és a kártyarendszer nagyon intuitív. Imádom, hogy a feladatokat egyszerűen áthúzhatom, ellenőrzőlistákat adhatok hozzá, és mindent vizuálisan rendezett állapotban tarthatok. Az új csapattagok bevonása is nagyon egyszerű.
10. Motion (A legjobb az AI-alapú automatikus ütemezéshez, amely automatikusan újraegyensúlyozza a napját)

A Motion egy mesterséges intelligencián alapuló ütemezési eszköz, amely időblokkokat rendel a feladatokhoz a naptárban, majd folyamatosan átrendezi a tervet, ahogy a megbeszélések időpontja változik és a prioritások módosulnak.
Azok számára, akiknek nehézséget okoz a kézi prioritásrendezés, a Motion megszünteti a döntéshozatal terhét. Csak mondja meg, mit kell elvégezni és mikor, és az AI kiszámítja, mikor fogja reálisan elvégezni – automatikusan átütemezi a feladatokat, ha a prioritások változnak, vagy új megbeszélések kerülnek a naptárba.
A platform integrálódik a naptárakkal, így láthatja a tényleges rendelkezésre állást, így ütemezési javaslatai a valóságon alapulnak.
A Motion legjobb funkciói
- AI-alapú automatikus ütemezés: Adjon hozzá feladatokat határidővel és becsült munkaigénnyel, és a Motion automatikusan megtalálja a naptárában a feladatok elvégzéséhez szükséges időt. Az AI figyelembe veszi a megbeszélések ütemezését, a munkaidőt és a feladatok prioritásait, hogy reális tervet készítsen.
- Intelligens prioritásrendezés: Hagyja, hogy a Motion mesterséges intelligenciája határozza meg a feladatok sorrendjét a határidők, a függőségek és a fontosság alapján. Ha valami sürgős feladat érkezik, a rendszer automatikusan átrendezi az alacsonyabb prioritású munkákat, hogy helyet biztosítson
- Naptárintegráció: Integrálja a Google Naptárral és az Outlookkal, hogy a Motion lássa az Ön tényleges elérhetőségét
A Motion előnyei és hátrányai
Előnyök:
- Megszünteti a kézi ütemezési döntéseket azáltal, hogy automatikusan lefoglalja a feladatokhoz szükséges időt
- A dinamikus átütemezés valós időben alkalmazkodik a változásokhoz
- Reális tervezést tesz lehetővé azzal, hogy csak a rendelkezésre álló időbe illeszkedő munkákat ütemezi be
Hátrányok:
- Az egyénre fókuszáló kialakítás korlátozza a csapat munkaterhelés-elosztási képességeit
- Megköveteli az AI ütemezési döntéseibe vetett bizalmat; egyes felhasználók inkább a nagyobb ellenőrzést részesítik előnyben
- A korlátozott projektmenedzsment funkciók miatt a csapatoknak további eszközökre van szükségük az együttműködéshez
Motion árazás
- Pro AI: 29 USD/felhasználó/hónap
- Business AI: 49 USD/felhasználó/hónap
Motion értékelések és vélemények
- G2: 4,1/5 (több mint 100 értékelés)
- Capterra: 4,3/5 (több mint 80 értékelés)
Mit mondanak a Motionról a valós felhasználók?
Egy G2-felhasználó így nyilatkozik:
Szeretem a Motion AI funkcióját használni, hogy kérdéseket tegyek fel arról, hogyan töltöm az időmet, és van-e jobb módszer a dolgok megvalósítására. Nagyon hasznos annak felismerésében, hogy kihagytam-e valamit. Tetszik az a funkció is, amely lehetővé teszi, hogy feladatokat küldjek közvetlenül az e-mailemből. Az AI-naptárat naponta használom, mivel a feladataimat prioritások szerint rendezi, segítve ezzel a hatékony irányítást.
Egy G2-felhasználó így nyilatkozik:
Szeretem a Motion AI funkcióját használni, hogy kérdéseket tegyek fel arról, hogyan töltöm az időmet, és van-e jobb módszer a dolgok megvalósítására. Nagyon hasznos annak felismerésében, hogy kihagytam-e valamit. Tetszik az a funkció is, amely lehetővé teszi, hogy feladatokat küldjek közvetlenül az e-mailemből. Az AI-naptárat naponta használom, mivel a feladataimat prioritások szerint rendezi, segítve ezzel a hatékony irányítást.
Szeretem a Motion AI funkcióját használni, hogy kérdéseket tegyek fel arról, hogyan töltöm az időmet, és van-e jobb módszer a dolgok megvalósítására. Nagyon hasznos annak felismerésében, hogy kihagytam-e valamit. Tetszik az a funkció is, amely lehetővé teszi, hogy feladatokat küldjek közvetlenül az e-mailemből. Az AI-naptárat naponta használom, mivel a feladataimat prioritások szerint rendezi, segítve ezzel a hatékony irányítást.
📚 Olvassa el még: Motion vs ClickUp: Melyik AI-alapú ütemező eszköz a legjobb?
Egyensúlyozza a munkaterhelést, mielőtt az szűk keresztmetszetté válna a ClickUp segítségével
A munkaterhelés-kiegyensúlyozó eszköznek segítenie kell abban, hogy időben felismerje a túlterhelést, magabiztosan ossza el a munkát, és tartsa fenn a prioritásokat anélkül, hogy a vezetőket teljes munkaidős koordinátorokká változtatná.
A ClickUp mindezt egy helyen egyesíti. Láthatja a kapacitást, egyértelműen oszthatja el a munkát, és a prioritások változásával is átlátja az összképet. A munkafolyamatba beépített mesterséges intelligenciával gyorsabban feltárhatja az akadályokat, és okosabb kiigazításokat hajthat végre, mielőtt a kiégés vagy a késések felhalmozódnának.
Próbálja ki ingyen a ClickUp-ot, és egyensúlyozza munkáját nagyobb átláthatósággal. ✅
Gyakran ismételt kérdések
A munkaterhelés-elosztás arra összpontosít, hogy a jelenlegi feladatokat egyenletesen ossza el a csapat tagjai között, figyelembe véve azok pillanatnyi rendelkezésre állását. A kapacitástervezés viszont előre tekint: a jövőbeli erőforrásigényeket a közelgő projektek, a felvételi tervek és a stratégiai prioritások alapján prognosztizálja.
Az alapvető feladatkezelők megmutatják, ki milyen feladatot kapott. Az AI-alapú eszközök elemzik a mintákat, előre jelzik a szűk keresztmetszeteket, és intézkedéseket javasolnak – például azt, hogy a jelenlegi munkaterhelés és készségek alapján kinek kellene átvennie egy új feladatot.
Állítson be kapacitási korlátokat személyenként, majd hasonlítsa össze a kiosztott munkát ezekkel a korlátokkal. Keresse meg a célküszöbérték feletti kihasználtsági arányokat, és kövesse nyomon az időbeli trendeket, hogy megkülönböztesse a krónikus egyensúlyhiányokat az átmeneti csúcsoktól.

